Peering Fabric Design
Revision History
| Version | Date | Comments |
|---|---|---|
| 1.0 | 05/08/2018 | Initial Peering Fabric publication |
| 1.5 | 07/31/2018 | BGP-FS, QPPB, ZTP, Internet/Peering in a VRF, NSO Services |
| 2.0 | 04/01/2019 | IXP Fabric, ODN and SR-PCE for Peering, RPKI |
| 3.0 | 01/10/2020 | SR-TE steering for DDoS, BGP graceful shutdown, Radware DDoS validation |
| 3.5 | 11/01/2020 | BGP slow peer detection, Type-6 Password Encryption, Arbor DDoS validation |
| 4.0 | 03/01/2021 | SR Per-Flow Traffic Steering |
| 5.0 | 07/01/2022 | Cisco 8000 as Peering Edge, Cisco Crosswork Cloud Network Insights, Traffic Analysis, and Trust Insights |
Key Drivers
Traffic Growth
Internet traffic has seen a compounded annual growth rate of 30- or higher over the last five years, as more devices are connected and more content is consumed, fueled by the demand for video. Traffic will continue to grow as more content sources are added and Internet connections speeds increase. Service and content providers must design their peering networks to scale for a future of more connected devices with traffic sources and destinations spanning the globe. Efficient peering is required to deliver traffic to consumers.
Network Simplification
Simple networks are easier to build and easier to operate. As networks scale to handle traffic growth, the level of network complexity must remain flat. A prescriptive design using standard discrete components makes it easier for providers to scale from networks handling a small amount of traffic to 10s of Tbps without complete network forklifts. Fabrics with reduced control-plane elements and feature sets enhance stability and availability. Dedicating nodes to specific functions of the network also helps isolate the rest of the network from malicious behavior, defects, or instability.
Network Efficiency
Network efficiency refers not only to maximizing network resources but also optimizing the environmental impact of the deployed network. Much of Internet peering today is done in 3rd party facilities where space, power, and cooling are at a premium. High-density, lower environmental footprint devices are critical to handling more traffic without exceeding the capabilities of a facility. In cases where multiple facilities must be connected, a simple and efficient way to extend networks must exist.
Enhanced SLAs for Peering Traffic
Networks and their users are increasingly reliant on 3rd party services or 3rd party cloud providers for both internal and external applications. These applications can be sensitive to jitter, latency, and bandwidth congestion. The Segment Routing enabled peering fabric allows providers to create end to end paths satisfying metrics based on latency, IGP cost, secondary TE cost, or overall hop count and use constraints such as SR flexible algorithms to ensure traffic always stays on the optimal path.
High-Level Design
The Peering design incorporates high-density environmentally efficient edge routers, a prescriptive topology and peer termination strategy, and features delivered through IOS-XR to solve the needs of service and content providers. Also included as part of the Peering design are ways to monitor the health and operational status of the peering edge and through Cisco NSO integration assist providers in automating peer configuration and validation. All designs are both feature tested and validated as a complete design to ensure stability once implemented.
Peering Strategy
Proposes a localized peering strategy to reduce network cost for “eyeball” service providers by placing peering or content provider cache nodes closer to traffic consumers. This reduces not only reduces capacity on long-haul backbone networks carrying traffic from IXPs to end users but also improves the quality of experience for users by reducing latency to content sources. The same design can also be used for content provider networks wishing to deploy a smaller footprint solution in a SP location or 3rd party peering facility.
Content Cache Aggregation
Traditional peering via EBGP at defined locations or over point to point circuits between routers is not sufficient enough today to optimize and efficiently deliver content between content providers and end consumers. Caching has been used for decades now performing traffic offload closer to eyeballs, and plays a critical role in today's networks. The Peering Fabric design considers cache aggregation another role in "Peering" in creating a cost-optimized and scalable way to aggregate both provider and 3rd party caching servers such as those from Netflix, Google, or Akamai. The following diagram ** depicts a typical cache aggregation scenario at a metro aggregation facility. In larger high bandwidth facilities it is recommended to place caching nodes on a separate scalable set of devices separate from functions such as PE edge functions. Deeper in the network, Peering Fabric devices have the flexibility to integrate other functions such as small edge PE and compute termination such as in a 5G Mobile Edge Compute edge DC. Scale limitations are not a consideration with the ability to support full routing tables in an environmentally optimized 1RU/2RU footprint.

Topology and Peer Distribution
The Cisco Peering Fabric introduces two options for fabric topology and peer termination. The first, similar to more traditional peering deployments, collapses the Peer Termination and Core Connectivity network functions into a single physical device using the device’s internal fabric to connect each function. The second option utilizes a fabric separating the network functions into separate physical layers, connected via an external fabric running over standard Ethernet.

In many typical SP peering deployments, a traditional two-node setup is used where providers vertically upgrade nodes to support the higher capacity needs of the network. Some may employ technologies such as back to back or multi-chassis clusters in order to support more connections while keeping what seems like the operational footprint low. However, failures and operational issues occurring in these types of systems are typically difficult to troubleshoot and repair. They also require lengthy planning and timeframes for performing system upgrades. We introduce a horizontally scalable distributed peering fabric, the end result being more deterministic interface or node failures.
Minimizing the loss of peering capacity is very important for both ingress-heavy SPs and egress-heavy content providers. The loss of local peering capacity means traffic must ingress or egress a sub-optimal network port. Making a conscious design decision to spread peer connections, even to the same peer, across multiple edge nodes helps increase resiliency and limit traffic-affecting network events.
Platforms
Cisco 8000
The Cisco 8000 series represents the next-generation in router technology, featuring Cisco's Silicon One ASICs to deliver unmatched density and power efficiency, while support the features and resiliency service providers require. In 5.0 the Q200 series routers are supporting in the Peering Fabric Design. This includes the 8201-32FH fixed system and the 88-LC0-36FH 36x400G line card for the 8804, 8808, 8812, and 8818 modular chassis. The 88-LC0-34H14FH (34x100G, 14x400G) is also ideal for deployments requiring a mix of 100G and 400G interfaces. All Cisco 8000 routers running the next-gernation XR7 operating system with advanced management and programmability capabilities.
The Peering Fabric design supports using the Cisco 8000 series in a peering fabric leaf, peering fabric spine, combined PFL/PFS, or core router. The Peering Fabric IX design is not applicable to the Cisco 8000 in version 5.0.
https://www.cisco.com/c/en/us/products/routers/8000-series-routers/index.html
Cisco NCS 5500 / NCS 5700
The Cisco NCS 5500 and NCS 57000 platforms is ideal for edge peer termination, given their high port density, large RIB and FIB scale, buffering capability, and IOS-XR software feature set. The NCS 5500 and 5700 series is also space and power efficient, while not sacrificing capabilities. Using these components a peering fabric can also scale to support 100s of terabits of capacity in a single rack for large peering deployments. Fixed chassis are ideal for incrementally building a peering edge fabric. The NCS NC5-55A1-36X100GE-A-SE, NC5-5A1-24H, and NCS-57B1-5D-SE are efficient high density building blocks which can be rapidly deployed as needed without installing a large footprint of devices day one. The next-generation NCS 5700 devices support a mix of 100G and 400G for high capacity deployments.
Deployments needing more capacity or interface flexibility such as can utilize the family of modular chassis available. The NCS 5504 4-slot or NCS 5508 8-slot modular chassis is ideal for high port density needs, supporting a variety of line cards such as the 36x100GE NC57-36H-SE and 18x400G (72x100GE) NC57-18DD-SE. Smaller deployments needing interface flexibility can utilize the NC5-57C3-MOD-S platform, with 48 1/10/25G + 8x100G onboard ports, plus 3 modular port adapter slots supporting 1/10/25/100/400G interfaces, all in a 3RU platform with 300mm depth.
All NCS 5500 and 5700 routers also contain powerful Route Processors to unlock powerful telemetry and programmability. The Peering Fabric fixed chassis contain 1.6Ghz 8-core processors and 32GB of RAM. The latest NC55-RP-E and NC55-RP2-E (Class C Timing) for the modular NCS5500 chassis has a 1.9Ghz 6-core processor and 32G of RAM.
More information on the NCS 5500 and NCS 5700 platforms can be round at:
https://www.cisco.com/c/en/us/products/routers/network-convergence-system-5500-series/ind https://www.cisco.com/c/en/us/products/routers/network-convergence-system-5700-series/index.html
Cisco NCS 540, ASR 9000
Today's networks may consume or deliver traffic to external peers at different places in the network, traditional IX peering locations, far edge datacenters, or even localized to a cell tower location are all locations we find edge peering or CDN today. All Cisco routers running IOS-XR have the feature set to fulfill edge peering or content delivery at any point in the network. The smallest NCS 540 routers to the high-scale service edge and BNG capable ASR 9000 support the security and traffic engineering capabilities to optimize edge traffic delivery of both enterprise and service provider networks.
Control Plane
The peering fabric design introduces a simplified control plane built upon IPv4/IPv6 with Segment Routing. In the collapsed design, each peering node is connected to EBGP peers and upstream to the core via standard IS-IS, OSPF, and TE protocols, acting as a PE or LER in a provider network.
In the distributed design, network functions are separated. Peer Termination happens on Peering Fabric Leaf nodes. Peering Fabric Spine aggregation nodes are responsible for Core Connectivity and perform more advanced LER functions. The PFS routers use ECMP to balance traffic between PFL routers and are responsible for forwarding within the fabric and to the rest of the provider network. Each PFS acts as an LER, incorporated into the control-plane of the core network. The PFS, or alternatively vRRs, reflect learned peer routes from the PFL to the rest of the network. The SR control-plane supports several traffic engineering capabilities. EPE to a specific peer interface, PFL node, or PFS is supported. We also introduce the abstract peering concept where PFS nodes utilize a next-hop address bound to an anycast SR SID to allow traffic engineering on a per-peering center basis.
Slow Peer Detection for BGP
In the Peering Fabric 3.5 design and IOS-XR 7.1.2 slow-peer detection is enabled by default. Slow peers are those who are slow to receive and process inbound BGP updates and ack those to the sender. If the slow peer is participating in the same update group as other peers, this can slow down the update process for all peers. In this release when IOS-XR detects a slow peer, it will create a syslog mention with information about the specific peer.
Telemetry
The Peering fabric design uses the rich telemetry available in IOS-XR and all Cisco platforms to enable an unprecedented level of insight into network and device behavior. The Peering Fabric leverages Model-Driven Telemetry and NETCONF along with both standard and native YANG models for metric statistics collection. Telemetry configuration and applicable sensor paths have been identified to assist providers in knowing what to monitor and how to monitor it. All configuration in Cisco routers can be represented by a YANG model and all operational data can be consumed using network models over either Cisco MDT or standards-based gNMI.
Automation
NETCONF and YANG using OpenConfig and native IOS-XR models are used to help automate peer configuration and validation. Cisco has developed specific Peering Fabric NSO service models to help automate common tasks such as peer interface configuration, peer BGP configuration, and adding physical interfaces to an existing peer bundle. In addition to the device-level capabilities, the Cisco Crosswork family of automation provides deeper insights into network behavior.
Zero Touch Provisioning
In addition to model-driven configuration and operation, Peering Fabric 1.5 also supports ZTP operation for automated device provisioning. ZTP is useful both in production as well as staging environments to automate initial device software installation, deploy an initial bootstrap configuration, as well as advanced functionality triggered by ZTP scripts. ZTP is supported on both out of band management interfaces as well as in-band data interfaces.

Cisco Crosswork Health Insights KPI pack
To ease the monitoring of common peering telemetry using CW Health Insights, a peering sensor pack is available containing common elements monitored for peering not included in the baseline CW HI KPI definitions. These include BGP session monitoring, RIB/FIB counts, and Flowspec statistics.
Advanced Security using BGP Flowspec and QPPB (1.5)
Release 1.5 of the Cisco Peering Fabric enhances the design by adding advanced security capabilities using BGP Flowspec and QoS Policy Propagation using BGP or QPPB. BGP Flowspec was standardized in RFC 5575 and defines additional BGP NLRI to inject packet filter information to receiving routers. BGP is the control-plane for disseminating the policy information while it is up to the BGP Flowspec receiver to implement the dataplane rules specified in the NLRI. At the Internet peering edge, DDoS protection has become extremely important, and automating the remediation of an incoming DDoS attack has become very important. Automated DDoS protection is only one BGP Flowspec use case, any application needing a programmatic way to create interface packet filters can make se use of its capabilities.
QPPB allows using BGP attributes as a match criteria in dataplane packet filters. Matching packets based on attributes like BGP community and AS Path allows service providers to create simplified edge QoS policies by not having to manage more cumbersome prefix lists or keep up to date when new prefixes are added. QPPB is supported in the peering fabric for destination prefix BGP attribute matching and has a number of use cases when delivering traffic from external providers to specific internal destinations.
Radware validated DDoS solution
Radware, a Cisco partner, provides a robust and intelligent DDoS detection and mitigation solution covering both volumetric and application-layer DDoS attacks. The validated solution includes the following elements:
Radware DefensePro
DefensePro is used for attack detection and traffic scrubbing. DefensePro can be deployed at the edge of the network or centralized as is the case with a centralized scrubbing center. DefensePro uses realtime traffic analysis through SPAN (monitor) sessions from the edge routers to the DefensePro virtual machine or hardware appliance.
Radware DefenseFlow
DefenseFlow can work in a variety of ways as part of a comprehensive DDoS mitigation solution. DefenseFlow performs $anomaly detection by using advanced network behavioral analysis to first baseline a network during peacetime and then evaluate anomalies to determine when an attack is occurring. DefenseFlow can also incorporate third party data such as flow data or other data to enhance its attack detection capability. DefenseFlow also coordinates the mitigation actions of other solution components such as DefensePro and initiates traffic redirection through the use of BGP and BGP Flowspec on edge routers.
Solution description
The following steps describe the analysis and mitigation of DDoS attacks using Radware components.
- Radware DefenseFlow is deployed to orchestrate DDoS attack detection and mitigation.
- Virtual or appliance version of Radware DefensePro is deployed to a peering fabric location or centralized location.
- PFL nodes use interface monitoring sessions to mirror specific ingress traffic to an interface connected to the DefensePro element. The interface can be local to the PFL node or traffic or SPAN over Pseudowire can be used to tunnel traffic to an interface attached to a centralized DefensePro.
Solution diagram

Router SPAN (monitor) to physical interface configuration
The following is used to direct traffic to a DefensePro virtual machine or appliance.
monitor-session radware ethernet destination interface TenGigE0/0/2/2
!
interface TenGigE0/0/2/1
description "DefensePro clean interface"
ipv4 address 182.10.1.1 255.255.255.252
!
interface TenGigE0/0/2/2
description "SPAN interface to DefensePro"
!
interface TenGigE0/0/2/3
description "Transit peer connection"
ipv4 address 182.30.1.1 255.255.255.252
monitor-session radware ethernet port-level
!
end
Router SPAN (monitor) to PWE
The following is used to direct traffic to a DefensePro virtual machine or appliance at a remote location
monitor-session radware ethernet destination pseudowire
!
l2vpn
xconnect group defensepro-remote
p2p dp1
monitor-session radware
neighbor ipv4 100.0.0.1 pw-id 1
!
interface TenGigE0/0/2/3
description "Transit peer connection"
ipv4 address 182.30.1.1 255.255.255.252
monitor-session radware ethernet port-level
!
end
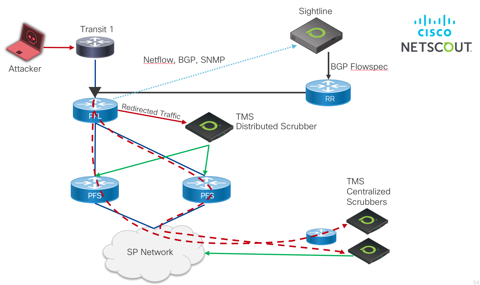
Netscout Arbor validated DDoS Solution
Netscout, a Cisco partner, has deployed its Arbor solution at SPs around the world for advanced DDoS detection and mitigation. Using network analysis at the flow and packet level along with BGP and network statistic data, Arbor categorizes traffic based on user defined and learned criteria to quickly detect attacks. Once those attacks are detected SPs can mitigate those attacks using a combination of Route Triggered Blackhole, ACLs, and BGP Flowspec. Additionally, SPs can deploy the Arbor TMS or vTMS scrubbing appliances on-net to separate and block malicious traffic from legitimate traffic. Now we walk through the various solution components used in the Netscout Arbor solution.
Information about all of Netscout's traffic visibility and security solutions can be found at https://www.netscout.com
Solution Diagram

Netscout Arbor Sightline
Sightline Appliance Roles
Sightline comprises the scalable distributed services responsible for network data collection, attack analysis, and mitigation coordination across the network. Each Sightline virtual machine appliance can be configured in a specific solution role. One of the deployed appliances is configured as the leader appliance maintaining the configuration for the entire Sightline cluster. In order to scale collection of network data, multiple collectors can be deployed to collect Netflow, SNMP, and BGP data. This data is then aggregated and used for traffic analysis and attack detection. Sightline elements can be configured via CLI or via the web UI once the UI appliance is operational. The following lists the different roles for Sightline VM appliances:
| Role | Description | Required |
|---|---|---|
| UI | Provides the web UI and all API access to the Sightline system | Yes (recommended as Leader) |
| Traffic and Routing Analysis | Provides Netflow, BGP, and SNMP collection from the network along with DDoS analytics | Yes |
| Data Storage | Separate data storage for Managed Object data, increasing scale of the overall solution for large deployments | No |
| Flow Sensor | Generates flow data from the network when router export of Netflow is not capable | No |
As seen in the table, UI and Traffic and Routing Analysis appliances are required.
Netscout Arbor Threat Management System (TMS)
The TMS or vTMS appliances provide deeper visibility into network traffic and acts as a scrubber as part of a holistic DDoS mitigation solution. The TMS performs deep packet inspection to identify application layer attacks at a packet and payload level, performs granular mitigation of the attack traffic, and provides reporting for the traffic. The TMS is integrated with a Routing and Analytics appliance so when attacks are detected by the R&A appliance it can then be redirected to a tethered TMS appliance for further inspection or mitigation.
Solution description
The following steps describe the analysis and mitigation of DDoS attacks using Netscout Arbor components.
- Netscout Arbor Sightline UI leader virtual appliance
- One or more Netscout Arbor Sightline Routing and Analytics appliances
- One or more Netscout Arbor TMS or vTMS appliances
- All routers in the network configured to export Netflow data to the R&A appliances
- Sightline and the network configured for SNMP and BGP collection from each network router, assigned to proper roles (Edge, Core)
- If necessary, configure Netscout Arbor Managed Objects to collect and analyze specific traffic for anomalies and attacks
- Configure mitigation components such as RTBH next-hops, TMS mitigation, and BGP Flowspec redirect and drop parameters
Edge Mitigation Options
The methods to either police or drop traffic at the edge of the network are:
- Route Triggered Blackhole
- The RTBH IPv4 or IPv6 BGP prefix is advertised from the Routing and Analytics node, directing edge routers to Null route a specific prefix being attackced. This will cause all traffic to the destination prefix to be dropped on the edge router.
- Access Control Lists
- ACLs are generated and deployed on edge interfaces to mitigate attacks. In addition to matching either source or destination prefixes, ACLs can also match additional packet header information such as protocol and port. ACLs can be created to either drop all traffic matching the specific defined rules or rate-limit traffic to a configured policing rate. ACLs
- BGP Flowspec
- BGP Flowspec mitigation allows the provider to distribute edge mitigation in a scalable way using BGP. In a typical BGP Flowspec deployment the Netscout Arbor R&A node will advertise the BGP Flowspec policy to a provider Route Reflector which then distributes the BGP FS routes to all edge routers. BGP Flowspec rules can match a variety of header criteria and perform drop, police, or redirect actions.
Traffic Redirection Options
- BGP Flowspec
- It is recommended to use BGP Flowspec to redirect traffic on PFL nodes to TMS appliances. This can be done through traditional configuration with next-hop redirection in the global routing table, redirection into a "dirty" VRF, or using static next-hops into SR-TE tunnels in the case where the scrubbing appliances are not connected via a directly attached interface to the PFL or PFS nodes.
Netscout Arbor TMS Blacklist Offloading
Blacklist offloading is a combination of traffic scrubbing using the TMS along with filtering/dropping traffic on each edge router. The Netscout Arbor system identifies the top sources of attack traffic and automatically generates the BGP Flowspec rules to drop traffic on the edge router before it is redirected to the TMS. This makes the most efficient use of the TMS mitigation resources.
Mitigation Example
The graphic below shows an example of traffic mitigation via RTBH. Netscout Arbor still receives flow information from the network edge for mitigated traffic, so Arbor is able to detect the amount of traffic which has been mitigates using the appropriate mitigation method.

Internet and Peering in a VRF
While Internet peering and carrying the Internet table in a provider network is typically done using the Global Routing Table (default VRF in IOS-XR) many modern networks are being built to isolate the GRT from the underlying infrastructure. In this case, the Internet global table is carried as a service just like any other VPN service, leaving the infrastructure layer protected from both the global Internet. Another application using VRFs is to simply isolate peers to specific VRFs in order to isolate the forwarding plane of each peer from each other and be able to control which routes a peer sees by the use of VPN route target communities as opposed to outbound routing policy. In this simplified use the case the global table is still carried in the default VRF, using IOS-XR capabilities to import and export routes to and from specific peer VRFs. Separating Internet and Peering routes into specific VRFs also gives flexibility in creating custom routing tables for specific customers, giving a service provider the flexibility to offer separate regional or global reach on the same network.
Internet in a VRF and Peering in a VRF for IPv4 and IPv6 are compatible with most Peering Fabric features. Specific caveats are document in the Appendix of the document.
RPKI and Route Origin Validation
RPKI stands for Resource Public Key Infrastructure and is a repository for attaching a trust anchor to Internet routing resources such as Autonomous Systems and IP Prefixes. Each RIR (Regional Internet Registry) houses the signed resource records it is responsible for, giving a trust anchor to those resources. The RPKI contains a Route Origin Authorization object, used to uniquely identify the ASN originating a prefix and optionally, the longer sub-prefixes covered by it. RPKI records are published by each Regional Internet Regitstry (RIR) adn consume by offline RPKI validators. The RPKI validator is an on-premise application responsible for compiling a list of routes considered VALID. Keep in mind these are only the routes which are registered in the RPKI database, no information is gathered from the global routing table. Once resource records are validated, the validator uses the RTR protocol **insert RFC ref to communicate with client routers who periodically make requests for an updated database.
The router uses this database along with policy to validate incoming BGP prefixes against the database, a process called as Route Origin Validation (ROV). ROV verifies the origin ASN in the AS_PATH of the prefix NLRI matches the RPKI database. A communication flow diagram is given below. RPKI configuration examples are given in the implementation section.
The Peering Fabric design was validated using the Routinator RPKI validator. Please see the security section for configuration of RPKI ROV in IOS-XR.

For more information on RPKI and RPKI deployment with IOS-XR please see: /design/blogs/routinator-hosted-on-xr
Next-Generation IXP Fabric
Introduced in Peering Fabric 2.0 is a modern design for IXP fabrics. The design creates a simplified fault-tolerant L2VPN fabric with point to point and multi-point peer connectivity. Segment Routing brings a simplified MPLS underlay with resilience using TI-LFA and traffic engineering capabilities using Segment Routing - Traffic Engineering Policies. Today's IX Fabrics utilize either traditional L2 networks or emulated L2 using VPLS and LDP/RSVP-TE underlays. The Cisco NG IX Fabric uses EVPN for all L2VPN services, replacing complicated LDP signaled services with a scalable BGP control-plane. See the implementation section for more details on configuring the IX fabric underlay and EVPN services.
The IX fabric can also utilize the NSO automation created in the Metro Fabric design for deploying EVPN VPWS (point-to-point) and multi-point EVPN ELAN services.

Validated Design
The Peering Fabric Design control, management, and forwarding planes have undergone validation testing to ensure individual design features work as intended and the peering fabric as a whole performs without fault. Validation is done exceeding real-world scaling requirements to ensure the design fulfills its rule in existing networks with room for future growth.

Peering Fabric Design Use Cases
Traditional IXP Peering Migration to Peering Fabric
A traditional SP IXP design traditionally uses one or two large modular systems terminating all peering connections. In many cases, since providers are constrained on space and power they use a collapsed design where the minimal set of peering nodes not only terminates peer connections but also provides services and core connectivity to the location. The Peering Fabric uses best of breed high density, low footprint hardware requiring much less space than older generation modular systems. Many older systems provide densities at approximately 4x100GE per rack unit, while Peering Fabric PFL nodes start at 24x100GE or 36x100GE per 1RU with high FIB capability. Due to the superior space efficiency, there is no longer a limitation of using just a pair of nodes for these functions. In either a collapsed function or distributed function design, peers can be distributed across a number of devices to increase resiliency and lessen collateral impact when failures occur. The diagram below shows a fully distributed fabric, where peers are now distributed across three PFL nodes, each with full connectivity to upstream PFS nodes.

Peering Fabric Extension
In some cases, there may be peering facilities within close geographic proximity which need to integrate into a single fabric. This may happen if there are multiple 3rd party facilities in a close geographic area, each with unique peers you want to connect to. There may also be multiple independent peering facilities within a small geographic area you do not wish to install a complete peering fabric into. In those cases, connecting remote PFL nodes to a larger peering fabric can be done using optical transport or longer range gray optics.

Localized Metro Peering and Content Delivery
In order to drive greater network efficiency, content sources should be places as close to the end destination as possible. Traditional wireline and wireless service providers have heavy inbound traffic from content providers delivering OTT video. Providers may also be providing their own IP video services to on-net and off-net destinations via a SP CDN. Peering and internal CDN equipment can be placed within a localized peer or content delivery center, connected via a common peering fabric. In these cases the PFS nodes connect directly to the metro core to enable delivery across the region or metro.

Express Peering Fabric
An evolution to localized metro peering is to interconnect the PFS peering nodes directly or a metro-wide peering core. The main driver for direct interconnection is minimizing the number of router and transport network interfaces traffic must pass through. High density optical muxponders such as the NCS1002 along with flexible photonic ROADM architectures enabled by the NCS2000 can help make the most efficient use of metro fiber assets.

Datacenter Edge Peering
In order to serve traffic as close to consumer endpoints as possible a provider may construct a peering edge attached to an edge or central datacenter. As gateway functions in the network become virtualized for applications such as vPE, vCPE, and mobile 5G, the need to attach Internet peering to the SP DC becomes more important. The Peering Fabric supports interconnected to the DC via the SP core or with the PFS nodes as leafs to the DC spine. These would act as traditional border routers in the DC design.

Peer Traffic Engineering with Segment Routing
Segment Routing performs efficient source routing of traffic across a provider network. Traffic engineering is particular applicable to peering as content providers look for ways to optimize egress network ports and eyeball providers work to reduce network hops between ingress and subscriber. There are also a number of advanced use cases based on using constraints to place traffic on optimal paths, such as latency. An SRTE Policy represents a forwarding entity within the SR domain mapping traffic to a specific network path, defined statically on the node or computed by an external PCE. An additional benefit of SR is the ability to source route traffic based on a node SID or an anycast SID representing a set of nodes. ECMP behavior is preserved at each point in the network, redundancy is simplified, and traffic protection is supplied using TI-LFA.
In the Low-Level Design we explore common peer engineering use cases. Much more information on Segment Routing technology and its future evolution can be found at http://segment-routing.net
ODN (On-Demand Next-Hop) for Peering
The 2.0 release of Peering Fabric introduces ODN as a method for dynamically provisioning SR-TE Policies to nodes based on specific "color" extended communities attached to advertised BGP routes. The color represents a set of constraints used for the provisioned SR-TE Policy, applied to traffic automatically steered into the Policy once the SR-TE Policy is instantiated.
An applicable example is the use case where I have several types of peers on the same device sending traffic to destinations across my larger SP network. Some of this traffic may be Best Effort with no constraints, other traffic from cloud partners may be considered low-latency traffic, and traffic from a services partner may have additional constraints such as maintaining a disjoint path from the same peer on another router. Traffic in the reverse direction egressing a peer from a SP location can also utilize the same mechanisms to apply constraints to egress traffic.
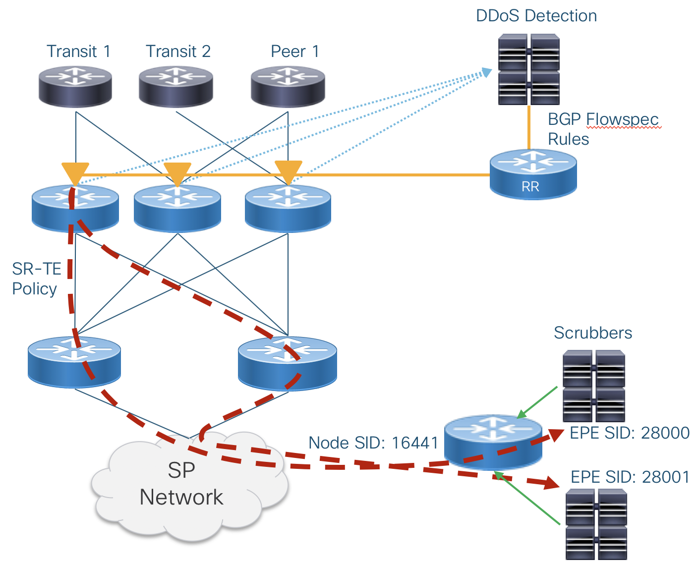
DDoS Traffic Steering using SR-TE and EPE
SR-TE and Egress Peer Engineering can be utilized to direct DDoS traffic to a specific end node and specific DDoS destination interface without the complexities of using VRFs to separate dirty/clean traffic. On ingress, traffic is immediately steered into a SR-TE Policy and no IP lookup is performed between the ingress node and egress DDoS "dirty" interface. In the 3.0 design using IOS-XR 6.6.3 Flowspec redirects traffic to a next-hop IP pointing to a pre-configured "DDoS" SR-Policy. An MPLS xconnect is used map DDoS traffic with a specific EPE label on the egress node to a specific egress interface.

Low-Level Design
Integrated Peering Fabric Reference Diagram

Distributed Peering Fabric Reference Diagram

Peering Fabric Hardware Detail
The NCS5500 family of routers provide high density, high routing scale, idea buffer sizes, and environmental efficiency to help providers satisfy any peering fabric use case. Due to high FIB scale, large buffers, and broad XR feature set, all prescribed hardware can serve in either a collapsed or distributed fabric. Further detailed information on each platform can be found at https://www.cisco.com/c/en/us/products/routers/network-convergence-system-5500-series/index.html.
NCS-5501-SE

The NCS 5501 is a 1RU fixed router with 40X10GE SFP+ and 4X100GE QSFP28 interfaces. The 5501 has IPv4 FIB scale of at least 2M routes. The 5501-SE is ideal as a peering leaf node when providers need 10GE interface flexibility such as ER, ZR, or DWDM.
NCS-55A1-36H-SE

The 55A1-36H-SE is a second generation 1RU NCS5500 fixed platform with 36 100GE QSFP28 ports operating at line rate. The –SE model contains an external TCAM increasing route scale to a minimum of 3M IPv4/512K IPv6 routes in its FIB. It also contains a powerful multi-core route processor with 64GB of RAM and an on-board 64GB SSD. Its high density, efficiency, and buffering capability make it ideal in 10GE or 100GE deployments. Peering fabrics can scale to much higher capacity 1RU at a time by simply adding additional 55A1-36H-SE spine nodes.
NCS-55A1-24H

The NCS-55A1-24H is a second generation 1RU NCS5500 fixed platform with 24 100GE QSFP28 ports. The device uses two 900GB NPUs, with 12X100GE ports connected to each NPU. The 55A1-24H uses a high scale NPU with a minimum of 1.3M IPv4/256K IPv6 routes. At just 675W it is ideal for 10GE peering fabric deployments with a migration path to 100GE connectivity. The 55A1-24H also has a powerful multi-core processor and 32GB of RAM.
NCS 5504 and 5508 Modular Chassis and NC55-36X100G-A-SE line card



Very large peering fabric deployments or those needing interface flexibility such as IPoDWDM connectivity can use the modular NCS5500 series chassis. Large deployments can utilize the second-generation 36X100G-A-SE line card with external TCAM, supporting a minimum of 3M IPv4 routes.
NCS-55A2-MOD-SE-S
The NCS-55A2-MOD router is a 2RU router with 24x10G SFP+ interfaces, 16x25 SFP28 interfaces, and two Modular Port Adapter (MPA) slots with 400Gbps of full-duplex bandwidth. A variety of MPAs are available, adding additional 10GE, 100GE QSFP28, and 100G/200G CFP2 interfaces. The CFP2 interfaces support CFP2-DCO Digital Coherent Optics, simplifying deployment for peering extensions connected over dark fiber or DWDM multiplexers.
The 55A2-MOD-SE-S uses a next-generation external TCAM with a minimum route scale of 3M IPv4/512K IPv6. The 55A2-MOD-SE-S also supports advanced security using BGP Flowspec and QPPB.

Peer Termination Strategy
Often overlooked when connecting to Internet peers is determining a strategy to maximize efficiency and resiliency within a local peering instance. Often times a peer is connected to a single peering node even when two nodes exist for ease of configuration and coordination with the peering or transit partner. However, with minimal additional configuration and administration assisted by automation, even single peers can be spread across multiple edge peering nodes. Ideally, within a peering fabric, a peer is connected to each leaf in the fabric. In cases where this cannot be done, the provider should use capacity planning processes to balance peers and transit connections across multiple leafs in the fabric. The added resiliency leads to greater efficiency when failures do happen, with less reliance on peering capacity further away from the traffic destination.
Distributed Fabric Device Roles
PFL – Peering Fabric Leaf
The Peering Fabric Leaf is the node physically connected to external peers. Peers could be aggregation routers or 3rd party CDN nodes. In a deconstructed design the PFL is analogous to a line card in a modular chassis solution. PFL nodes can be added as capacity needs grow.
PFS – Peering Fabric Spine
The Peering Fabric Spine acts as an aggregation node for the PFLs and is also physical connected to the rest of the provider network. The provider network could refer to a metro core in the case of localized peering, a backbone core in relation to IXP peering, a DC spine layer in the case of DC peering.
Device Interconnection
In order to maximize resiliency in the fabric, each PFL node is connected to each PFS. While the design shown includes three PFLs and two PFS nodes, there could be any number of PFL and PFS nodes, scaling horizontally to keep up with traffic and interface growth. PFL nodes are not connected to each other, the PFS nodes provide the capacity for any traffic between those nodes. The PFS nodes are also not interconnected to each other, as no end device should terminate on the PFL, only other routers.
Capacity Scaling
Capacity of the peering fabric is scaled horizontally. The uplink capacity from PFL to PFS will be determine by an appropriate oversubscription factor determined by the service provider’s capacity planning exercises. The leaf/spine architecture of the fabric connects each PFL to each PFS with equal capacity. In steady-state operation traffic is balanced between the PFS and PFL in both directions, maximizing the total capacity. The entropy in peering traffic generally ensures equal distribution between either ECMP paths or bundle interface member links in the egress direction. More information can be found in the forwarding plane section of the document. An example deployment may have two NC55-36X100G-A-SE spine nodes and two NC55A1-24H leaf nodes. In a 100GE peer deployment scenario each leaf would support 14x100GE client connections and 5x100GE to each spine node. A 10GE deployment would support 72x10GE client ports and 3x100GE to each spine, at a 1.2
oversubscription ratio.Peering Fabric Control Plane

PFL to Peer
The Peering Fabric Leaf is connected directly to peers via traditional EBGP. BFD may additionally be used for fault detection if agreed to by the peer. Each EBGP peer will utilize SR EPE to enable TE to the peer from elsewhere on the provider network.
PFL to PFS
PFL to Peering Fabric Spine uses widely deployed standard routing protocols. IS-IS is the prescribed IGP protocol within the peering fabric. Each PFS is configured with the same IS-IS L1 area. In the case where OSPF is being used as an IGP, the PFL nodes will reside in an OSPF NSSA area. The peering fabric IGP is SR-enabled with the loopback of each PFL assigned a globally unique SR Node SID. Each PFL also has an IBGP session to each PFR to distribute its learned EBGP routes upstream and learn routes from elsewhere on the provider network. If a provider is distributing routes from PFL to PFL or from another peering location to local PFLs it is important to enable the BGP “best-path-external” feature to ensure the PFS has the routing information to accelerate re-convergence if it loses the more preferred path.
Egress peer engineering will be enabled for EBGP peering connections, so that each peer or peer interface connected to a PFL is directly addressable by its AdJ-Peer-SID from anywhere on the SP network. Adj-Peer-SID information is currently not carried in the IGP of the network. If utilized it is recommended to distribute this information using BGP-LS to all controllers creating paths to the PFL EPE destinations.
Each PFS node will be configured with IBGP multipath so traffic is load balanced to PFL nodes and increase resiliency in the case of peer failure. On reception of a BGP withdraw update for a multipath route, traffic loss is minimized as the existing valid route is still programmed into the FIB.
PFS to Core
The PFS nodes will participate in the global Core control plane and act as the gateway between the peering fabric and the rest of the SP network. In order to create a more scalable and programmatic fabric, it is prescribed to use Segment Routing across the core infrastructure. IS-IS is the preferred protocol for transmitting SR SID information from the peering fabric to the rest of the core network and beyond. In deployments where it may be difficult to transition quickly to an all-SR infrastructure, the PFS nodes will also support OSPF and RSVP-TE for interconnection to the core. The PFS acts as an ABR or ASBR between the peering fabric and the larger metro or backbone core network.
SR Peer Traffic Engineering
Summary
SR allows a provider to create engineered paths to egress peering destinations or egress traffic destinations within the SP network. A stack of globally addressable labels is created at the traffic entry point, requiring no additional protocol state at midpoints in the network and preserving qualities of normal IGP routing such as ECMP at each hop. The Peering Fabric proposes end-to-end visibility from the PFL nodes to the destinations and vice-versa. This will allow a range of TE capabilities targeting a peering location, peering exit node, or as granular as a specific peering interface on a particular node. The use of anycast SIDs within a group of PFS nodes increases resiliency and load balancing capability.
Nodal EPE
Node EPE directs traffic to a specific peering node within the fabric. The node is targeted using first the PFS cluster anycast IP along with the specific PFL node SID.

Peer Interface EPE
This example uses an Egress Peer Engineering peer-adj-SID value assigned to a single peer interface. The result is traffic sent along this SR path will use only the prescribed interface for egress traffic.

Abstract Peering
Abstract peering allows a provider to simply address a Peering Fabric by the anycast SIDs of its cluster of PFS nodes. In this case PHP is used for the anycast SIDs and traffic is simply forwarded as IP to the final destination across the fabric.

SR-TE On-Demand Next-Hop for Peering
SR-TE On-Demand Next-Hop is a method to dynamically create specific constraint-based tunnels across an SP network to/from edge peering nodes. ODN utilizes Cisco's Segment Routing Path Computation Element (SR-PCE) to compute paths on demand based on the BGP next-hop and associated "color" communities. When a node receives a route with a specific community, it builds a SR-TE Policy to the BGP next-hop based on policy.
One provider example is the case where I have DIA (Direct Internet Access) customers with different levels of service. I can create a specific SLA for "Gold" customers so their traffic takes a lower latency path across the network. In B2B peering arrangements, I can ensure voice or video traffic I am ingesting from a partner network takes priority. I can do this without creating a number of static tunnels on the network.
ODN Configuration
ODN requires a few components be configured. In this example we tag routes coming from a specific provider with the color "BLUE" with a numerical value of 100. In IOS-XR we first define an extended community set defining our color with a unique string identifier of BLUE. This configuration should be found on both the ingress and egress nodes of the SR Policy.
extcommunity-set opaque BLUE
100
end-set
The next step is to define an inbound routing policy on the PFL nodes tagging all inbound routes from PEER1 with the BLUE extended community.
route-policy PEER1-IN
set community (65000:100)
set local-preference 100
set extcommunity color BLUE
pass
end-policy
In order for the head-end node to process the color community and create an SR Policy with constraints, the color must be configured under SR Traffic Engineering. The following configuration defined a color value of 100, the same as our extended community BLUE, and instructs the router how to handle creating the SR-TE Policy to the BGP next-hop address of the prefix received with the community. In this instance it instructs the router to utilize an external PCE, SR-PCE, to compute the path and use the lower IGP metric path cost to reach the destination. Other options available are TE metric, latency, hop count, and others covered in the SR Traffic Engineering documentation found on cisco.com.
segment-routing
traffic-eng
on-demand color 100
dynamic
pcep
!
metric
type igp
The head-end router will only create a single SR-TE Policy to the next-hop address, other prefixes matching the original next-hop constraints will utilize the pre-existing tunnel. The tunnels are ephemeral meaning they will not persist across router reboots.
SR-TE Per-Flow Traffic Steering
In the 4.0+ version of the Peering Fabric Design, starting with XR 7.2.2 Per-Flow Traffic Steering is supported. Per-Flow Traffic steering extends the current Per-Destination Traffic Steering on the SR-TE head-end node. As a review, per-destination traffic steering matches the color and BGP next-hop of an incoming prefix and either matches it to a pre-configured SR-TE Policy with the same (color, endpoint), or creates one dynamically through the use of ODN. Per-flow uses the same methodology as Per-Destination but includes another element, the Forwarding Class, when making a decision which SR-TE Policy to forward traffic onto. The Forwarding Class is set by matching ingress traffic header criteria using the IOS-XR QoS framework. A new SR-TE Policy type, the Per-Flow Policy is used as a parent policy, with each child policy corresponding to a specific Forwarding Class. When an incoming BGP prefix matches the color of the Per-Flow Policy, ingress traffic will utilize the Forward Class and child SR-TE Policies for forwarding. A child policy can be any SR-TE Per-Destination Policy with the same endpoint as the Per-Flow Policy.

Per-Flow Segment Routing Configuration (NCS Platforms)
The following configuration is required on the NCS 5500 / 5700 platforms to allocate the PFP Binding SID (BSID) from a specific label block.
mpls label blocks
block name sample-pfp-bsid-block type pfp start 40000 end 41000 client any
Per-Flow QoS Configuration
The Forward Class must be set in the ingress QoS policy so traffic is steered into the correct child Per-Destination Policy.
policy-map per-flow-steering
class MatchIPP1
set forward-class 1
!
class MatchIPP2
set forward-class 2
!
class MatchIPv4_SRC
set forward-class 3
!
class MatchIPv6_SRC
set forward-class 4
end-policy-map
!
class-map match-any MatchIPP1
match precedence 1
end-class-map
!
class-map match-any MatchIPP2
match precedence 2
end-class-map
!
class-map match-any MatchIPv4_SRC
match access-group ipv4 ipv4_sources
end-class-map
!
class-map match-any MatchIPv6_SRC
match access-group ipv4 ipv6_sources
end-class-map
ipv4 access-list ipv4_sources
10 permit ipv4 100.0.0.0/24 any
20 permit ipv4 100.0.1.0/24 any
!
ipv6 access-list ipv6_sources
10 permit ipv6 2001:100::/64 any
20 permit ipv6 2001:200::/64 any
Per-Flow Policy Configuration
This example shows both the child Per-Destination Policies as well as the parent Per-Flow Policy. Each Forward-Class is mapped to the color of the child policy. The default Forward Class is meant to catch traffic not matching a configured Forward Class.
segment-routing
traffic-eng
policy PERFLOW
color 100 endpoint 1.1.1.4
candidate-paths
preference 100
per-flow
forward-class 0 color 10
forward-class 1 color 20
forward-class 2 color 30
forward-class 3 color 40
forward-class 4 color 50
forward-class default 0
!
policy pe1_fc0
color 10 end-point ipv4 192.168.11.1
candidate-paths
preference 150
explicit segment-list PFL4-PE1-FC1
!
policy pe1_fc1
color 20 end-point ipv4 192.168.11.1
candidate-paths
preference 150
dynamic
!
policy pe1_fc2
color 30 end-point ipv4 192.168.11.1
candidate-paths
preference 150
explicit segment-list PFL4-PE1-FC2
!
policy pe1_fc3
color 40 end-point ipv4 192.168.11.1
candidate-paths
preference 150
dynamic
On-Demand Next-Hop Per-Flow Configuration
The creation of the SR-TE Policies can be fully automated using ODN. ODN is used to create the child Per-Destination Policies as well as the Per-Flow Policy.
segment-routing
traffic-eng
on-demand color 10
dynamic
metric
type igp
!
!
!
on-demand color 20
dynamic
sid-algorithm 128
!
!
on-demand color 30
dynamic
metric
type te
!
!
on-demand color 30
dynamic
metric
type igp
!
!
on-demand color 50
dynamic
metric
type latency
!
!
on-demand color 100
per-flow
forward-class 0 color 10
forward-class 1 color 20
forward-class 2 color 30
forward-class 3 color 40
forward-class 4 color 50
SR-TE Egress Peer Engineering
SR-TE EPE is used to steer traffic out a specific egress interface, set of interfaces, or set of neighbors. This path or set of paths will override the router's normal best path selection process.
EPE SID Types
The following EPE SID types were created to address different network use cases. The figure below highlights a set of specific links and nodes as an example of when each SID type is created. IOS-XR allows users to use either dynamic or explicit persistent definitions for PeerAdj SIDs corresponding to a logical interface. PeerNode and PeerSet SIDs are always defined explictly by the persistent configuration.
| EPE SID Name | Purpose |
|---|---|
| PeerAdj | Used to steer traffic out a specific adjacent single interface |
| PeerNode | Used to steer traffic out multiple interfaces to the same EBGP peer (typically requires the use of eBGP Multi-Hop) |
| PeerSet | Used to steer traffic out a set of interfaces or nodes by grouping PeerAdj and PeerNode SIDs into a set addressable by the PeerSet SID |

EPE PeerSet Use Case
In the following example we would like to balance traffic to 10.0.0.0/24 across three egress interface to three different ASNs. In typical networks, the BGP best path selection algorithm will select the best egress path based on its selection criteria. EBGP Multipath may select all three paths if the proper criteria is met, but it can not be guaranteed. EPE will override this process and balance traffic out the three interfaces despite the BGP path selection process.

IOS-XR Configuration
The following configuration is used for the above example. Peer-set 1 groups the three external neighbors into a single peer-set, allowing traffic to balanced across all three neighbors by referencing the PeerSet SID 15001. In addition a second PeerSet 2 is used to balance traffic across two specific logical interfaces.
segment-routing
local-block 15000 15999
router bgp 10
address-family ipv4 unicast
peer-set-id 1
peer-set-sid index 1
peer-set-id 2
peer-set-sid index 2
adjacencies
10.10.10.2
adjacency-sid index 500
peer-set 2
30.10.10.2
adjacency-sid index 501
peer-set 2
neighbor 10.10.10.2
remote-as 1001
egress-engineering
peer-node-sid index 600
peer-set 1
neighbor 20.10.10.2
remote-as 1002
egress-engineering
peer-node-sid index 700
peer-set 1
neighbor 30.10.10.2
remote-as 1003
egress-engineering
peer-node-sid index 800
peer-set 1
IXP Fabric Low Level Design
Segment Routing Underlay
The underlay network used in the IXP Fabric design is the same as utilized with the regular Peering Fabric design. The validated IGP used for all iterations of the IXP Fabric is IS-IS, with all elements of the fabric belonging to the same Level 2 IS-IS domain.
EVPN L2VPN Services
Comprehensive configuration for EVPN L2VPN services are outside the scope of this document, please consult the Converged SDN Transport design guide or associated Cisco documentation for low level details on configuring EVPN VPWS and EVPN ELAN services. The Converged SDN Transport design guide can be found at the following URL: /design/blogs/latest-converged-sdn-transport-hld
Peering Fabric Telemetry
Once a peering fabric is deployed, it is extremely important to monitor the health of the fabric as well as harness the wealth of data provided by the enhanced telemetry on the NCS5500 platform and IOS-XR. Through streaming data mechanisms such as Model-Driven Telemetry, BMP, and Netflow, providers can extract data useful for operations, capacity planning, security, and many other use cases. In the diagram below, the telemetry collection hosts could be a single system or distributed systems used for collection. The distributed design of the peering fabric enhances the ability to collect telemetry data from the fabric by distributing resources across the fabric. Each PFL or PFS contains a modern multi-core CPU and at least 32GB of RAM (64GB in NC55A1-36H-SE) to support not only built in telemetry operation but also 3rd party applications a service or content provider may want to deploy to the node for additional telemetry. Examples of 3rd party telemetry applications include those storing temporary data for root-cause analysis if a node is isolated from the rest of the network or performance measurement applications.
The peering fabric also fully supports traditional collections methods such as SNMP, and NETCONF using YANG models to integrate with legacy systems.
Telemetry Diagram

Model-Driven Telemetry
MDT uses standards-based or native IOS-XR YANG data models to stream operational state data from deployed devices. The ability to push statistics and state data from the device adds capabilities and efficiency not found using traditional SNMP. Sensors and collection hosts can be configured statically on the host (dial-out) or the set of sensors, collection hosts, and their attributes can be managed off-box using OpenConfig or native IOS-XR YANG models. Pipeline is Cisco’s open source collector, which can take MDT data as an input and output it via a plugin architecture supporting scalable messages buses such as Kafka, or directly to a TSDB such as InfluxDB or Prometheus. The appendix contains information about MDT YANG paths relevant to the peering fabric and their applicability to PFS and PFL nodes.
BGP Monitoring Protocol
BMP, defined in RFC7854, is a protocol to monitor BGP RIB information, updates, and protocol statistics. BMP was created to alleviate the burden of collecting BGP routing information using inefficient mechanisms like screen scraping. BMP has two primary modes, Route Monitoring mode and Route Mirroring mode. The monitoring mode will initially transmit the adj-rib-in contents per-peer to a monitoring station, and continue to send updates as they occur on the monitored device. Setting the L bits on the RM header to 1 will convey this is a post-policy route, 0 will indicate pre-policy. The mirroring mode simply reflects all received BGP messages to the monitoring host. IOS-XR supports sending pre and post policy routing information and updates to a station via the Route Monitoring mode. BMP can additionally send information on peer state change events, including why a peer went down in the case of a BGP event.
There are drafts in the IETF process led by Cisco to extend BMP to report additional routing data, such as the loc-RIB and per-peer adj-RIB-out. Local-RIB is the full device RIB include ng received BGP routes, routes from other protocols, and locally originated routes. Adj-RIB-out will add the ability to monitor routes advertised to peers pre and post routing policy.
Netflow / IPFIX
Netflow was invented by Cisco due to requirements for traffic visibility and accounting. Netflow in its simplest form exports 5-tuple data for each flow traversing a Netflow-enabled interface. Netflow data is further enhanced with the inclusion of BGP information in the exported Netflow data, namely AS_PATH and destination prefix. This inclusion makes it possible to see where traffic originated by ASN and derive the destination for the traffic per BGP prefix. The latest iteration of Cisco Netflow is Netflow v9, with the next-generation IETF standardized version called IPFIX (IP Flow Information Export). IPFIX has expanded on Netflow’s capabilities by introducing hundreds of entities.
Netflow is traditionally partially processed telemetry data. The device itself keeps a running cache table of flow entries and counters associated with packets, bytes, and flow duration. At certain time intervals or event triggered, the flow entries are exported to a collector for further processing. The type 315 extension to IPFIX, supported on the NCS5500, does not process flow data on the device, but sends the raw sampled packet header to an external collector for all processing. Due to the high bandwidth, PPS rate, and large number of simultaneous flows on Internet routers, Netflow samples packets at a pre-configured rate for processing. Typical sampling values on peering routers are 1 in 8192 packets, however customers implementing Netflow or IPFIX should work with Cisco to fine tune parameters for optimal data fidelity and performance.
Automation and Programmability
Crosswork Cloud Network Insights
Crosswork Cloud Network Insights is a cloud based service providing BGP network analytics for provider networks. CCNI uses an extensive set of worldwide BGP probes to continuously collect routing updates and check for prefix routing anomalies. CCNI also provides advanced BGP looking glass capabilities from the perspective of its worldwide visibility endpoints. Integration with the worldwide RPKI ROA infrastructure also gives users an instant way to view ROA validity for your own prefixes as well as other prefixes on the Internet. The PeerMon feature of CCNI also allows monitoring for prefixes coming into your network, any advertisement changes are historically logged and can be alerted upon. The tools provided detect BGP Prefix hijack scenarios quickly so providers can remediate them as quickly as possible.
Being a cloud based application there is no on-premise software or server resources to manage, and continuous updates are added to CCNI without disruption. More information on CCNI can be found at https://crosswork.cisco.com/
Looking Glass and AS Path Trace
The figure below shows the ability to graphically trace the AS path of a prefix from its origin through a specified ASN, in this case 3356. The visibility of the prefix at CCNIs end probes on the left show the prefix is correctly being propagated through 3356.

AS Path and Prefix Alarm Capabilities
CCNI can alarm and send notifications on a wide variety of prefix anomaly behavior. The following anomalies can trigger alarms via policy:
- AS Path Length Violation
- New AS Path Edge
- Parent Aggregate Change
- ROA Expiry
- ROA Failure
- ROA Not Found
- Subprefix Advertisement
- Upstream AS Change
- Valid AS Path Violation
- Unexpected AS Prefix
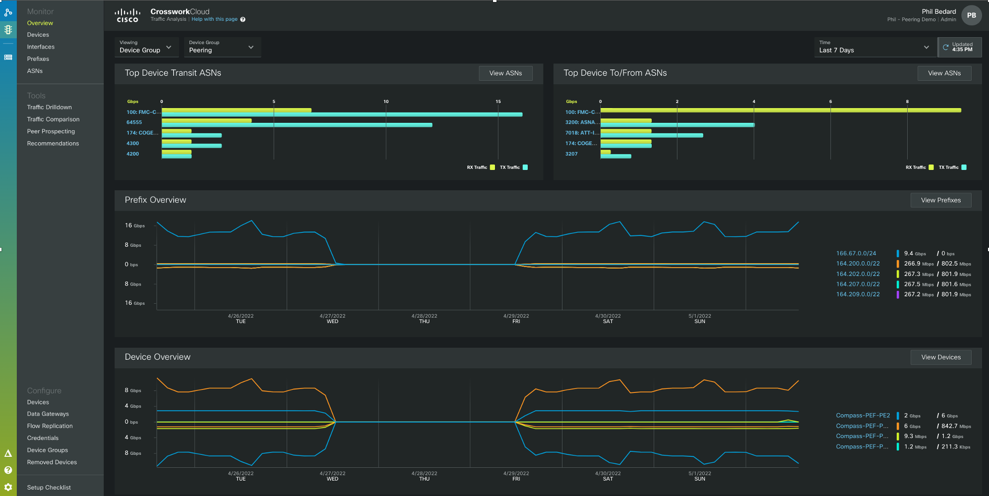
Crosswork Cloud Traffic Analysis
Crosswork Cloud Traffic Analysis (CCTA) collects network traffic data and provides both historical statistics as well as advanced traffic analysis applications so providers can better understand their traffic patterns and make intelligent changes to optimie their networks. CCTA uses a lightweight on-premise collector (Crosswork Data Gateway) to collect SNMP, Netflow, and BGP information from the network routers and a secure tether to the Cisco cloud where data is ingested, processed, and analyzed. The on-premise component can also replicate Netflow data to other Netflow tools, eliminating the need to export flows to multiple destinations from the routers. The flexible tagging architecture also makes grouping sets of prefixes or devices very easy and allows users to view aggregate data across those tagged elements.

CCTA allows users to drill down into per-prefix data and provides advanced aplications such as Peer Prospecting and Traffic Balancing recommendations. The traffic comparison application allows one to quickly see the balance of traffic on a specific prefix or set of prefixes between different routers. The example below shows a traffic inbalance for a set of prefixes on two separate edge peering routers.

More information on CCTA can be found at https://crosswork.cisco.com/
Looking Glass and AS Path Trace
The figure below shows the ability to graphically trace the AS path of a prefix from its origin through a specified ASN, in this case 3356. The visibility of the prefix at CCNIs end probes on the left show the prefix is correctly being propagated through 3356.

AS Path and Prefix Alarm Capabilities
CCNI can alarm and send notifications on a wide variety of prefix anomaly behavior. The following anomalies can trigger alarms via policy:
- AS Path Length Violation
- New AS Path Edge
- Parent Aggregate Change
- ROA Expiry
- ROA Failure
- ROA Not Found
- Subprefix Advertisement
- Upstream AS Change
- Valid AS Path Violation
- Unexpected AS Prefix
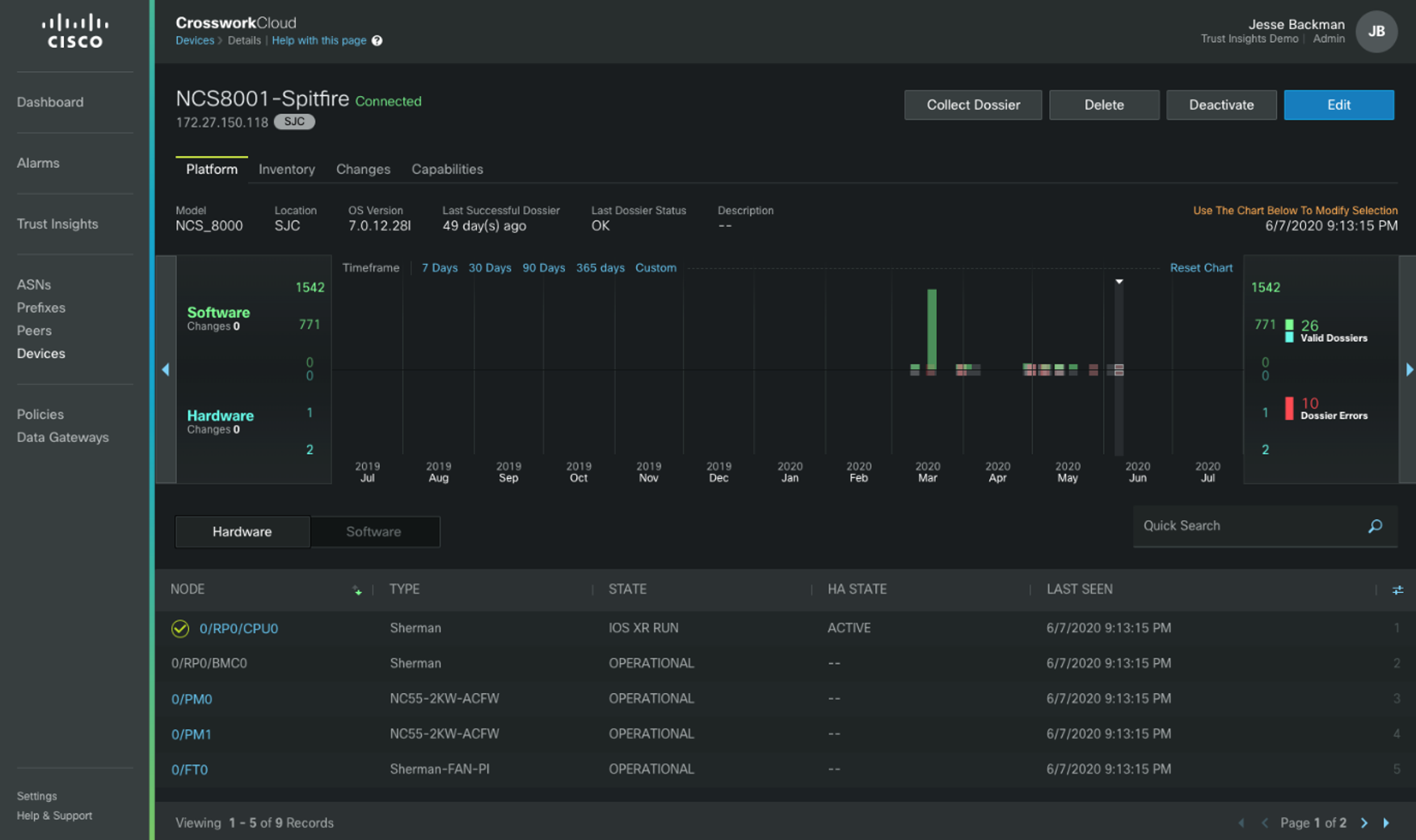
Crosswork Cloud Trust Insights
Trust Insights is a cloud based application allowing providers to easily monitor and report on the security of their network devices. Trust Insights utilizes the same on-premise Data Gateway to securely send network to Cisco's secure cloud for additional analysis and reporting. Just some of the capabilities of Trust Insights are highlighted below.
Visualize Trust
- Report on unique trust data from Cisco IOS XR devices
- Verify HW/SW running on production systems with cryptographic proof
- Review security capabilities for IOS XR routing devices
Track & Verify Inventory
- Streamline tracking and traceability of hardware, software, and patches
- Prove remediation of SW/HW issues for compliance & audit
- Simplify forensics with extensive history of inventory changes
The figure below shows tracking of both inventory and SW/HW changes over the specified timeline.

Utilize Trusted Data for Automation
- Use securely collected evidence of hardware and software inventory
- Tie inventory change to trigger closed-loop automation workflow
- Enable integration and data access via standards-based API
Cisco NSO Modules
Cisco Network Services Orchestrator is a widely deployed network automation and orchestration platform, performing intent-driven configuration and validation of networks from a single source of truth configuration database. The Peering design includes a Cisco NSO modules to perform specific peering tasks such as peer turn-up, peer modification, deploying routing policy and ACLs to multiple nodes, providing a jumpstart to peering automation. The following table highlights the currently available Peering NSO services. The current peering service models use the IOS-XR CLI NED and are validated with NSO 4.5.5.
| Service | Description |
|---|---|
| peering-service | Manage full BGP and Interface Configuration for EBGP Peers |
| peering-acl | Manage infrastructure ACLs referenced by the peering service |
| prefix-set | Manage IOS-XR prefix-sets |
| as-path-set | Manage IOS-XR as-path sets |
| route-policy | Manage XR routing policies for deployment to multiple peering nodes |
| peering-common | A set of services to manage as-path sets, community sets, and static routing policies |
| drain-service | Service to automate draining traffic away from a node under maintenance |
| telemetry | Service to enable telemetry sensors and export to collector |
| bmp | Service to enable BMP on configured peers and export to monitoring station |
| netflow | Service to enable Netflow on configured peer interfaces and export to collector |
| PFL-to-PFS-Routing | Configures IGP and BGP routing between PFL and PFS nodes |
| PFS-Global-BGP | Configures global BGP parameters for PFS nodes |
| PFS-Global-ISIS | Configures global IS-IS parameters for PFS nodes |
Netconf
Netconf is an industry standard method for configuration network devices. Standardized in RFC 6241, Netconf has standard Remote Procedure Calls (RPCs) to manipulate configuration data and retrieving state data. Netconf on IOS-XR supports the candidate datastore, meaning configuration must be explicitly committed for application to the running configuration.
YANG Model Support
While Netconf created standard RPCs for managing configuration on a device, it did not define a language for expressing configuration. The configuration syntax communicated by Netconf followed the typical CLI configuration, proprietary for each network vendor XML formatted without following any common semantics. YANG or Yet Another Network Grammar, is a modeling language to express configuration using standard elements such as containers, groups, lists, and endpoint data called leafs. YANG 1.0 was defined in RFC 6020 and updated to version 1.1 in RFC 7950. Vendors cover the majority of device configuration and state using Native YANG models unique to each vendor, but the industry is headed towards standardized models where applicable. Groups such as OpenConfig and the IETF are developing standardized YANG models allowing operators to write a configuration once across all vendors. Cisco has implemented a number of standard OpenConfig network models relevant to peering including the BGP protocol, BGP RIB, and Interfaces model.
The appendix contains information about YANG paths relevant to configuring the peering fabric and their applicability to PFS and PFL nodes.
3rd Party Hosted Applications
IOS-XR starting in 6.0 runs on an x86 64-bit Linux foundation. The move to an open and well supported operating system, with XR components running on top of it, allows network providers to run 3rd party applications directly on the router. There are a wide variety of applications which can run on the XR host, with fast path interfaces in and out of the application. Example applications are telemetry collection, custom network probes, or tools to manage other portions of the network within a location.
XR Service Layer API
The XR service layer API is a gRPC based API to extract data from a device as well as provide a very fast programmatic path into the router’s runtime state. One use case of SL API in the peering fabric is to directly program FIB entries on a device, overriding the default path selection. Using telemetry extracted from a peering fabric, an external controller can use the data and additional external constraints to programmatically direct traffic across the fabric. SL API also supports transmission of event data via subscriptions.
Recommended Device and Protocol Configuration
Overview
The following configuration guidelines will step through the major components of the device and protocol configuration specific to the peering fabric and highlight non-default configuration recommended for each device role and the reasons behind those choices. Complete example configurations for each role can be found in the Appendix of this document. Configuration specific to telemetry is covered in section 4.
Common Node Configuration
The following configuration is common to both PFL and PFS NCS5500 series nodes.
Enable LLDP Globally
lldp
PFS Nodes
As the PFS nodes will integrate into the core control-plane, only recommended configuration for connectivity to the PFL nodes is given.
IGP Configuration
router isis pf-internal-core
set-overload-bit on-startup wait-for-bgp
is-type level-1-2
net <L2 NET>
net <L1 PF NET>
log adjacency changes
log pdu drops
lsp-refresh-interval 65000 ;Maximum refresh interval to reduce IS-IS protocol traffic
max-lsp-lifetime 65535 ;Maximum LSP lifetime to reduce IS-IS protocol traffic
lsp-password hmac-md5 <password> ;Set LSP password, enhance security
address-family ipv4 unicast
metric-style wide
segment-routing mpls ;Enable segment-routing for IS-IS
maximum-paths 32 ;Set ECMP path limit
address-family ipv6 unicast
metric-style wide
maximum-paths 32
!
interface Loopback0
passive
address-family ipv4 unicast
metric 10
prefix-sid index <globally unique index>
address-family ipv6 unicast
metric 10
!
interface HundredGigE0/0/0
point-to-point
circuit-type level-1
hello-password hmac-md5 <password>
bfd minimum-interval 100
bfd multiplier 3
bfd fast-detect ipv4
bfd fast-detect ipv6
address-family ipv4 unicast
metric 10
fast-reroute per-prefix ti-lfa ;Enable topology-independent loop-free-alternates on a per-prefix basis
address-family ipv6 unicast
metric 10
Segment Routing Traffic Engineering
In IOS-XR there are two mechanisms for configuring SR-TE. Prior to IOS-XR 6.3.2 SR-TE was configured using the MPLS traffic engineering tunnel interface configuration. Starting in 6.3.2 SR-TE can now be configured using the more flexible SR-TE Policy model. The following examples show how to define a static SR-TE path from PFS node to exit PE node using both the legacy tunnel configuration model as well as the new SR Policy model.
Paths to PE exit node being load balanced across two static P routers using legacy tunnel config
explicit-path name PFS1-P1-PE1-1
index 1 next-address 192.168.12.1
index 2 next-address 192.168.11.1
!
explicit-path name PFS1-P2-PE1-1
index 1 next-label 16221
index 2 next-label 16511
!
interface tunnel-te1
bandwidth 1000
ipv4 unnumbered Loopback0
destination 192.168.11.1
path-option 1 explicit name PFS1-P1-PE1-1 segment-routing
!
interface tunnel-te2
bandwidth 1000
ipv4 unnumbered Loopback0
destination 192.168.11.2
path-option 1 explicit name PFS1-P2-PE1-1 segment-routing
IOS-XR 6.3.2+ SR Policy Configuration
segment-routing
traffic-eng
segment-list PFS1-P1-PE1-SR-1
index 1 mpls label 16211
index 2 mpls label 16511
!
segment-list PFS1-P2-PE1-SR-1
index 1 mpls label 16221
index 2 mpls label 16511
!
policy pfs1_pe1_via_p1
binding-sid mpls 900001
color 1 end-point ipv4 192.168.11.1
candidate-paths
preference 150
explicit segment-list PFS1-P1-PE1-SR-1
weight 1
!
!
!
!
policy pfs1_pe1_via_p2
binding-sid mpls 900002
color 2 end-point ipv4 192.168.11.1
candidate-paths
preference 150
explicit segment-list PFS1-P1-PE1-SR-1
weight 1
!
!
!
!
BGP Global Configuration
bgp router-id <Lo0 IP>
bgp bestpath aigp ignore ;Ignore AIGP community when sent by peer
bgp bestpath med always ;Compare MED values even when AS_PATH doesn’t match
bgp bestpath as-path multipath-relax ;Use multipath even if AS_PATH is longer
address-family ipv4 unicast
additional-paths receive
maximum-paths ibgp 32 ;set maximum retained IBGP paths to 32
maximum-paths ebgp 32 ;set maximum retained EBGP paths to 32
!
address-family ipv6 unicast
additional-paths receive
bgp attribute-download
maximum-paths ibgp 32
maximum-paths ebgp 32
!
address-family link-state link-state ;Enable BGP-LS AF
Model-Driven Telemetry Configuration
The configuration below creates two sensor groups, one for BGP data and one for Interface counters. Each is added to a separate subscription, with the BGP data sent every 60 seconds and the interface data sent every 30 seconds. A single destination is used, however multiple destinations could be configured. The sensors and timers provided are for illustration only.
telemetry model-driven
destination-group mdt-dest-1
vrf default
address-family ipv4 <dest IP> <dest-port>
encoding <gpb | self-describing-gbp>
protocol <tcp | grpc>
!
!
sensor-group peering-pfl-bgp
sensor-path openconfig-bgp:bgp/neighbors
!
sensor-group peering-pfl-interface
sensor-path openconfig-platform:components
sensor-path openconfig-interfaces:interfaces
sensor-path Cisco-IOS-XR-pfi-im-cmd-oper:interfaces/interface-xr/interface
sensor-path Cisco-IOS-XR-drivers-media-eth-oper/ethernet-interface/interfaces/interface/phy-info
sensor-path Cisco-IOS-XR-infra-statsd-oper:infra-statistics/interfaces/interface/latest/generic-counters
!
subscription peering-pfl-sub-bgp
sensor-group-id peering-pfl-bgp sample-interval 60000
destination-id mdt-dest-1
!
subscription peering-pfl-sub-interface
sensor-group-id peering-pfl-interface sample-interval 30000
destination-id mdt-dest-1
PFL Nodes
Peer QoS Policy
Policy applied to edge of the network to rewrite any incoming DSCP value to 0.
policy-map peer-qos-in
class class-default
set dscp default
!
end-policy-map
!
Peer Infrastructure ACL
See the Security section of the document for recommended best practices for ingress and egress infrastructure ACLs.
access-group v4-infra-acl-in
access-group v6-infra-acl-in
access-group v4-infra-acl-out
access-group v6-infra-acl-out
Peer Interface Configuration
interface TenGigE0/0/0/0
description “external peer”
service-policy input peer-qos-in ;Explicit policy to rewrite DSCP to 0
lldp transmit disable :Do not run LLDP on peer connected interfaces
lldp receive disable :Do not run LLDP on peer connected interfaces
ipv4 access-group v4-infra-acl-in :IPv4 Ingress infrastructure ACL
ipv4 access-group v4-infra-acl-out :IPv4 Egress infrastructure ACL, BCP38 filtering
ipv6 access-group v6-infra-acl-in :IPv6 Ingress infrastructure ACL
ipv6 access-group v6-infra-acl-out :IPv6 Egress infrastructure ACL, BCP38 filtering
IS-IS IGP Configuration
router isis pf-internal
set-overload-bit on-startup wait-for-bgp
is-type level-1
net <L1 Area NET>
log adjacency changes
log pdu drops
lsp-refresh-interval 65000 ;Maximum refresh interval to reduce IS-IS protocol traffic
max-lsp-lifetime 65535 ;Maximum LSP lifetime to reduce IS-IS protocol traffic
lsp-password hmac-md5 <password> ;Set LSP password, enhance security
address-family ipv4 unicast
metric-style wide
segment-routing mpls ;Enable segment-routing for IS-IS
maximum-paths 32 ;Set ECMP path limit
address-family ipv6 unicast
metric-style wide
maximum-paths 32
!
interface Loopback0
passive
address-family ipv4 unicast
metric 10
prefix-sid index <globally unique index>
address-family ipv6 unicast
metric 10
!
interface HundredGigE0/0/0
point-to-point
circuit-type level-1
hello-password hmac-md5 <password>
bfd minimum-interval 100
bfd multiplier 3
bfd fast-detect ipv4
bfd fast-detect ipv6
address-family ipv4 unicast
metric 10
fast-reroute per-prefix ti-lfa ;Enable topology-independent loop-free-alternates on a per-prefix basis
address-family ipv6 unicast
metric 10
BGP Add-Path Route Policy
route-policy advertise-all ;Create policy for add-path advertisements
set path-selection all advertise
end-policy
BGP Global Configuration
bgp router-id <Lo0 IP>
bgp bestpath aigp ignore ;Ignore AIGP community when sent by peer
bgp bestpath med always ;Compare MED values even when AS_PATH doesn’t match
bgp bestpath as-path multipath-relax ;Use multipath even if AS_PATh is longer
address-family ipv4 unicast
bgp attribute-download ;Enable BGP information for Netflow/IPFIX export
additional-paths send
additional-paths selection route-policy advertise-all ;Advertise all equal-cost IPv4 NLRI to PFS
maximum-paths ibgp 32 ;set maximum retained IBGP paths to 32
maximum-paths ebgp 32 ;set maximum retained EBGP paths to 32
!
address-family ipv6 unicast
additional-paths send
additional-paths receive
additional-paths selection route-policy advertise-all ;Advertise all equal-cost IPv6 NLRI to PFS
bgp attribute-download
maximum-paths ibgp 32
maximum-paths ebgp 32
!
address-family link-state link-state ;Enable BGP-LS AF
EBGP Peer Configuration
session-group peer-session
ignore-connected-check :Allow loopback peering over ECMP w/o EBGP Multihop
egress-engineering :Allocate adj-peer-SID
ttl-security :Enable gTTL security if neighbor supports it
bmp-activate server 1 :Optional send BMP data to receiver 1
af-group v4-af-peer address-family ipv4 unicast
soft-reconfiguration inbound always :Store inbound routes for operational purposes
multipath :Store multiple paths if using ECMP to neighbor
maximum-prefix 1000 80;Set maximum inbound prefixes, warning at 80- threshold
af-group v6-af-peer
soft-reconfiguration inbound always :Store inbound routes for operational purposes
multipath :Store multiple paths if using ECMP to neighbor
maximum-prefix 100 80 :Set maximum inbound prefixes, warning at 80- threshold
neighbor-group v4-peer
use session-group peer-session
dmz-link-bandwidth ;Propagate external link BW
address-family ipv4 unicast af-group v4-af-peer
neighbor-group v6-peer
use session-group peer-session
dmz-link-bandwidth
address-family ipv6 unicast af-group v6-af-peer
neighbor 1.1.1.1
description "ext-peer;12345"
remote-as 12345
use neighbor-group v4-peer
address-family ipv4 unicast
route-policy v4-peer-in(12345) in
route-policy v4-peer-out(12345) out
neighbor 2001:dead:b33f:0:1:1:1:1
description "ext-peer;12345"
remote-as 12345
use neighbor-group v6-peer
address-family ipv6 unicast
route-policy v6-peer-in(12345) in
route-policy v6-peer-out(12345) out
PFL to PFS IBGP Configuration
session-group pfs-session
ttl-security :Enable gTTL security if neighbor supports it
bmp-activate server 1 :Optional send BMP data to receiver 1
update-source Loopback0 :Set BGP session source address to Loopback0 address
af-group v4-af-pfs address-family ipv4 unicast
next-hop-self :Set next-hop to Loopback0 address
soft-reconfiguration inbound always :Store inbound routes for operational purposes
multipath :Store multiple paths if using ECMP to neighbor
route-policy v4-pfs-in in
route-policy v4-pfs-out out
af-group v6-af-pfs
next-hop-self :Set next-hop to Loopback0 address
soft-reconfiguration inbound always :Store inbound routes for operational purposes
multipath :Store multiple paths if using ECMP to neighbor
route-policy v6-pfs-in in
route-policy v6-pfs-out out
neighbor-group v4-pfs
!
use session-group pfs-session
address-family ipv4 unicast af-group v4-af-pfs
neighbor-group v6-pfs
!
use session-group pfs-session
address-family ipv6 unicast af-group v6-af-pfs
neighbor <PFS IP>
description "PFS #1"
remote-as <local ASN>
use neighbor-group v4-pfs
Netflow/IPFIX Configuration
flow exporter-map nf-export
version v9
options interface-table timeout 60
options sampler-table timeout 60
template timeout 30
!
transport udp <port>
source Loopback0
destination <dest>
flow monitor-map flow-monitor-ipv4
record ipv4
option bgpattr
exporter nf-export
cache entries 50000
cache timeout active 60
cache timeout inactive 10
!
flow monitor-map flow-monitor-ipv6
record ipv6
option bgpattr
exporter nf-export
cache timeout active 60
cache timeout inactive 10
!
flow monitor-map flow-monitor-mpls
record mpls ipv4-ipv6-fields
option bgpattr
exporter nf-export
cache timeout active 60
cache timeout inactive 10
sampler-map nf-sample-8192
random 1 out-of 8192
Peer Interface
interface Bundle-Ether100
flow ipv4 monitor flow-monitor-ipv4 sampler nf-sample-8192 ingress
flow ipv6 monitor flow-monitor-ipv6 sampler nf-sample-8192 ingress
flow mpls monitor flow-monitor-mpls sampler nf-sample-8192 ingress
PFS Upstream Interface
interface HundredGigE0/0/0/100
flow ipv4 monitor flow-monitor-ipv4 sampler nf-sample-8192 ingress
flow ipv6 monitor flow-monitor-ipv6 sampler nf-sample-8192 ingress
flow mpls monitor flow-monitor-mpls sampler nf-sample-8192 ingress
Model-Driven Telemetry Configuration
The configuration below creates two sensor groups, one for BGP data and one for Interface counters. Each is added to a separate subscription, with the BGP data sent every 60 seconds and the interface data sent every 30 seconds. A single destination is used, however multiple destinations could be configured. The sensors and timers provided are for illustration only.
telemetry model-driven
destination-group mdt-dest-1
vrf default
address-family ipv4 <dest IP> <dest-port>
encoding <gpb | self-describing-gbp>
protocol <tcp | grpc>
!
!
sensor-group peering-pfl-bgp
sensor-path openconfig-bgp:bgp/neighbors
!
sensor-group peering-pfl-interface
sensor-path openconfig-platform:components
sensor-path openconfig-interfaces:interfaces
sensor-path Cisco-IOS-XR-pfi-im-cmd-oper:interfaces/interface-xr/interface
sensor-path Cisco-IOS-XR-drivers-media-eth-oper/ethernet-interface/interfaces/interface/phy-info
sensor-path Cisco-IOS-XR-infra-statsd-oper:infra-statistics/interfaces/interface/latest/generic-counters
!
subscription peering-pfl-sub-bgp
sensor-group-id peering-pfl-bgp sample-interval 60000
destination-id mdt-dest-1
!
subscription peering-pfl-sub-interface
sensor-group-id peering-pfl-interface sample-interval 30000
destination-id mdt-dest-1
Abstract Peering Configuration
Abstract peering uses qualities of Segment Routing anycast addresses to allow a provider to steer traffic to a specific peering fabric by simply addressing a node SID assigned to all PFS members of the peering cluster. All of the qualities of SR such as midpoint ECMP and TI-LFA fast protection are preserved for the end to end BGP path, improving convergence across the network to the peering fabric. Additionally, through the use of SR-TE Policy, source routed engineered paths can be configured to the peering fabric based on business logic and additional path constraints.
PFS Configuration
Only the PFS nodes require specific configuration to perform abstract peering. Configuration shown is for example only with IS-IS configured as the IGP carrying SR information. The routing policy setting the next-hop to the AP anycast SID should be incorporated into standard IBGP outbound routing policy.
interface Loopback1
ipv4 address x.x.x.x/32
ipv6 address x:x:x:x::x/128
router isis <ID>
passive
address-family ipv4 unicast
prefix-sid absolute <Global IPv4 AP Node SID>
address-family ipv6 unicast
prefix-sid absolute <Global IPv6 AP Node SID>
route-policy v4-abstract-ibgp-out
set next-hop <Loopback1 IPv4 address>
route-policy v6-abstract-ibgp-out
set next-hop <Loopback1 IPv6 address>
router bgp <ASN>
ibgp policy out enforce-modifications ;Enables a PFS node to set a next-hop address on routes reflected to IBGP peers
router bgp <ASN>
neighbor x.x.x.x
address-family ipv4 unicast route-policy v4-abstract-ibgp-out
neighbor x:x:x:x::x
address-family ipv6 unicast route-policy v6-abstract-ibgp-out
BGP Flowspec Configuration and Operation
BGP Flowspec consists of two different node types. The BGP Flowspec Server is where Flowspec policy is defined and sent to peers via BGP sessions with the BGP Flowspec IPv4 and IPv6 AFI/SAFI enabled. The BGP Flowspec Client receives Flowspec policy information and applies the proper dataplane match and action criteria via dynamic ACLs applied to each router interface. By default, IOS-XR applies the dynamic policy to all interfaces, with an interface-level configuration setting used to disable BGP Flowspec on specific interfaces.
In the Peering Fabric, PFL nodes will act as Flowspec clients. The PFS nodes may act as Flowspec servers, but will never act as clients.
Flowspec policies are typically defined on an external controller to be advertised to the rest of the network. The XRv-9000 virtual router works well in these instances. If one is using an external element to advertise Flowspec policies to the peering fabric, they should be advertised to the PFS nodes which will reflect them to the PFL nodes. In the absence of an external policy injector Flowspec policies can be defined on the Peering Fabric PFS nodes for advertisement to all PFL nodes. IPv6 Flowspec on the NCS5500 requires the use of the following global command, followed by a device reboot. hw-module profile flowspec ipv6-enable
Enabling BGP Flowspec Address Families on PFS and PFL Nodes
Following the standard Peering Fabric BGP group definitions the following new groups are augmented. The following configuration assumes the PFS node is the BGP Flowspec server.
PFS
router bgp <ASN>
address-family ipv4 flowspec
address-family ipv6 flowspec
af-group v4-flowspec-af-pfl address-family ipv4 flowspec
multipath
route-reflector-client
next-hop-self
af-group v6-flowspec-af-pfl address-family ipv4 flowspec
multipath
route-reflector-client
next-hop-self
neighbor-group v4-pfl
address-family ipv4 flowspec
use af-group v4-flowspec-af-pfl
neighbor-group v6-pfl
address-family ipv6 flowspec
use af-group v6-flowspec-af-pfl
PFL
router bgp <ASN>
address-family ipv4 flowspec
address-family ipv6 flowspec
af-group v4-flowspec-af-pfs address-family ipv4 flowspec
multipath
af-group v6-flowspec-af-pfs address-family ipv4 flowspec
multipath
neighbor-group v4-pfs
address-family ipv4 flowspec
use af-group v4-flowspec-af-pfl
neighbor-group v6-pfs
address-family ipv6 flowspec
use af-group v6-flowspec-af-pfl
BGP Flowspec Server Policy Definition
Policies are defined using the standard IOS-XR QoS Configuration, the first example below matches the recent memcached DDoS attack and drops all traffic. Additional examples are given covering various packet matching criteria and actions.
class-map type traffic match-all memcached
match destination-port 11211
match protocol udp tcp
match destination-address ipv4 10.0.0.0 255.255.255.0
end-class-map
!
!
policy-map type pbr drop-memcached
class type traffic memcached
drop
!
class type traffic class-default
!
end-policy-map
class-map type traffic match-all icmp-echo-flood
match protocol icmp
match ipv4 icmp type 8
match destination-address ipv4 10.0.0.0 255.255.255.0
end-class-map
!
!
policy-map type pbr limit-icmp-echo
class type traffic memcached
police rate 100 kbps
!
class type traffic class-default
!
end-policy-map
class-map type traffic match-all dns
match protocol udp
match source port 53
end-class-map
!
!
policy-map type pbr redirect-dns
class type traffic dns
police rate 100 kbps
!
class type traffic class-default
redirect nexthop 1.1.1.1
redirect nexthop route-target 1000:1
!
end-policy-map
BGP Flowspec Server Enablement
The following global configuration will enable the Flowspec server and advertise the policy via the BGP Flowspec NLRI
flowspec
address-family ipv4
service-policy type pbr drop-memcached
BGP Flowspec Client Configuration
The following global configuration enables the BGP Flowspec client function and installation of policies on all local interfaces. Flowspec can be disabled on individual interfaces using the [ipv4|ipv6] flowspec disable command in interface configuration mode.
flowspec
address-family ipv4
local-install interface-all
QPPB Configuration and Operation
QoS Policy Propagation using BGP is described in more detail in the Security section. QPPB applies standard QoS policies to packets matching BGP prefix criteria such as BGP community or AS Path. QPPB is supported for both IPv4 and IPv6 address families and packets. QPPB on the NCS5500 supports matching destination prefix attributes only.
QPPB configuration starts with a standard RPL route policy that matches BGP attributes and sets a specific QoS group based on that criteria. This routing policy is applied to each address-family as a table-policy in the global BGP configuration. A standard MQC QoS policy is then defined using the specific QoS groups as match criteria to apply additional QoS behavior such as filtering, marking, or policing. This policy is applied to a logical interface, with a specific QPPB command used to enable the propagation of BGP data as part of the dataplane ACL packet match criteria.
IPv6 QPPB on the NCS5500 requires the use of the following global command, followed by a device reboot. hw-module profile qos ipv6 short
Routing Policy Configuration
route-policy qppb-test
if community matches-every (1000:1) then
set qos-group 1
endif
if community matches-every (1000:2) then
set qos-group 2
endif
end-policy
Global BGP Configuration
router bgp <ASN>
address-family ipv4 unicast
table-policy qppb-test
address-family ipv6 unicast
table-policy qppb-test
QoS Policy Definition
class-map match-any qos-group-1
match qos-group 1
end-class-map
class-map match-any qos-group-2
match qos-group 2
end-class-map
policy-map remark-peer-traffic
class qos-group1
set precedence 5
set mpls experimental imposition 5
!
class qos-group2
set precedence 3
set mpls experimental imposition 3
!
class class-default
!
end-policy-map
Interface-Level Configuration
interface gigabitethernet0/0/0/1
service-policy input remark-peer-traffic
ipv4 bgp policy propagation input qos-group destination
ipv6 bgp policy propagation input qos-group destination
BGP Graceful Shutdown
BGP graceful shutdown is an IETF standard mechanism for notifying an IBGP or EBGP peer the peer will be g$ing offline. Graceful shutdown uses a well-known community, the GSHUT community (65535
), on each prefix advertised to a peer so the peer can match the community and perform an action to move traffic gracefully away from the peer before it goes down. In the example in the peering design we will lower the local preference on the route.Outbound graceful shutdown configuration
Graceful shutdown is part of the graceful maintenance configuration within BGP. Graceful maintenance can also perform an AS prepend operation when activated. Sending the GSHUT community is enabled using the send-community-gshut-ebgp command under each address family. Graceful maintenance is enabled using the "activate" keyword in the configuration for the neighbor, neighbor-group, or globally for the BGP process.
neighbor 1.1.1.1
graceful-maintenance
as-prepends 3
address-family ipv4 unicast
send-community-gshut-ebgp
!
address-family ipv6 unicast
send-community-gshut-ebgp
Inbound graceful shutdown configuration
Inbound prefixes tagged with the GSHUT community should be processed with a local-preference of 0 applied so if there is another path for traffic it can be utilized prior to the peer going down. The following is a simple example of a community-set and routing policy to perform this. This could also be added to an existing peer routing policy.
community-set graceful-shutdown
65535:0
end-set
!
route-policy gshut-inbound
if community matches-any graceful-shutdown then
set local-preference 0
endif
end-policy
Activating graceful shutdown
Graceful maintenance can be activated globally or for a specific neighbor/neighbor-group. To enable graceful shutdown use the activate keyword under the "graceful-maintenance" configuration context. Without the "all-neighbors" flag maintenance will only be enabled for peers with their own graceful-maintenance configuration. The activate command is persistant
Global
router bgp 100
graceful-maintenance activate [ all-neighbors ]
Individual neighbor
router bgp 100
neighbor 1.1.1.1
graceful-maintenance
activate
Peers in specific neighbor-group
neighbor-group peer-group
graceful-maintenance
activate
Security
Peering by definition is at the edge of the network, where security is mandatory. While not exclusive to peering, there are a number of best practices and software features when implemented will protect your own network as well as others from malicious sources within your network.
Peering and Internet in a VRF
Using VRFs to isolate peers and the Internet routing table from the infrastructure can enhance security by keeping internal infrastructure components separate from Internet and end user reachability. VRF separation can be done one of three different ways:
- Separate each peer into its own VRF, use default VRF on SP Network
- Single VRF for all "Internet" endpoints, including peers
- Separate each peer into its own VRF, and use a separate "Internet" VRF
VRF per Peer, default VRF for Internet
In this method each peer, or groups of peers, are configured under separate VRFs. The SP carries these and all other routes via the default VRF in IOS-XR commonly known as the Global Routing Table. The VPNv4 and VPNv6 address families are NOT configured on the BGP peering sessions between the PFL and PFS nodes and the PFS nodes and the rest of the network. IOS-XR provides the command import from default-vrf and export to default-vrf with a route-policy to match specific routes to be imported to/from each peer VRF to the default VRF. This provides dataplane isolation between peers and another mechanism to determine which SP routes are advertised to each peer.

Internet in a VRF Only
In this method all Internet endpoints are configured in the same "Internet" VRF. The security benefit is removing dataplane connectivity between the global Internet and your underlying infrastructure, which is using the default VRF for all internal connectivity. This method uses the VPNv4/VPNv6 address families on all BGP peers and requires the Internet VRF be configured on all peering fabric nodes as well as SP PEs participating in the global routing table. If there are VPN customers or public-facing services in their own VRF needing Internet access, routes can be imported/exported from the Internet VRF on the PE devices they attach to.

VRF per Peer, Internet in a VRF
This method combines the properties and configuration of the previous two methods for a solution with dataplane isolation per peer and separation of all public Internet traffic from the SP infrastructure layer. The exchange of routes between the peer VRFs and Internet VRF takes place on the PFL nodes with the rest of the network operating the same as the Internet in a VRF use case. The VPNv4 and VPNv6 address families must be configured across all routers in the network.

Infrastructure ACLs
Infrastructure ACLs and their associated ACEs (Access Control Entries) are the perimeter protection for a network. The recommended PFL device configuration uses IPv4 and IPv6 infrastructure ACLs on all edge interfaces. These ACLs are specific to each provider’s security needs, but should include the following sections.
- Filter IPv4 and IPv6 BOGON space ingress and egress
- Drop ingress packets with a source address matching your own aggregate IPv4/IPv6 prefixes.
- Rate-limit ingress traffic to Unix services typically used in DDoS attacks, such as chargen (TCP/19).
- On ingress and egress, allow specific ICMP types and rate-limit to appropriate values, filter out ones not needed on your network. ICMP ttl-exceeded, host unreachable, port unreachable, echo-reply, echo-request, and fragmentation needed should always be allowed in some capacity.
BCP Implementation
Best Current Practices are informational documents published by the IETF to give guidelines on operational practices. This document will not outline the contents of the recommended BCPs, but two in particular are of interest to Internet peering. BCP38 explains the need to filter unused address space at the edges of the network, minimizing the chances of spoofed traffic from DDoS sources reaching their intended target. BCP38 is applicable for ingress traffic and especially egress traffic, as it stops spoofed traffic before it reaches outside your network. BCP194, BGP Operations and Security, covers a number of BGP operational practices, many of which are used in Internet peering. IOS-XR supports all of the mechanisms recommended in BCP38, BCP84, and BCP194, including software features such as GTTL, BGP dampening, and prefix limits.
BGP Attribute and CoS Scrubbing
Scrubbing of data on ingress and egress of your network is an important security measure. Scrubbing falls into two categories, control-plane and dataplane. The control-plane for Internet peering is BGP and there are a few BGP transitive attributes one should take care to normalize. Your internal BGP communities should be deleted from outbound BGP NLRI via egress policy. Most often you are setting communities on inbound prefixes, make sure you are replacing existing communities from the peer and not adding communities. Unless you have an agreement with the peer, normalize the MED attribute to zero or another standard value on all inbound prefixes.
In the dataplane, it’s important to treat the peering edge as untrusted and clear any CoS markings on inbound packets, assuming a prior agreement hasn’t been reached with the peer to carry them across the network boundary. It’s an overlooked aspect which could lead to peer traffic being prioritized on your network, leading to unexpected network behavior. An example PFL infrastructure ACL is given resetting incoming IPv4/IPv6 DSCP values to 0.
BGP Control-Plane
Type 6 Encryption Configuration
Type 6 encryption provides stronger on-box storage of control-plane secrets than legacy methods which use relatively weak encryption methods. Type 6 encryption uses the onboard Trust Anchor Module, or TAM, to store the encrypted key outside of the device configuration, meaning simply having access to the config does not expose the keys used in control-plane protocol security.
Create key (exec mode, not config mode)
key config-key password-encryption
(enter key)
password6 encryption aes
Key chain configuration
At the "key-string" command simply enter the unencrypted string. If Type-6 encryption is enabled, the key will automatically use the "password6" encryption type.
key chain bgp_type6
key 1
accept-lifetime 01:00:00 october 24 2005 infinite
key-string password6 634d695d4848565e5a5d49604741465566496568575046455a6265414142
send-lifetime 01:00:00 october 24 2005 infinite
cryptographic-algorithm HMAC-MD5
TCP Authentication Option, MD5 Deprecation
TCP Authentication Option, commonly known as TCP-AO, is a modern way to authenticate TCP sessions. TCP is defined in RFC 5925. TCP-AO replaces MD5 authentication, which has been deprecated for a number of years due to its weak security. TCP-AO does NOT encrypt BGP session traffic, it authenticates the TCP header to ensure the neighbor is the correct sender.
TCP-AO should be used along with Type 6 encryption to best secure BGP sessions.
tcp ao
keychain TCP-AO-KEY
key 1 SendID 100 ReceiveID 100
!
!
key chain TCP-AO-KEY
key 1
accept-lifetime 00:00:00 january 01 2018 infinite
key-string password6 5d574a574d5b6657555c534c62485b51584b57655351495352564f55575060525a60504b
send-lifetime 00:00:00 january 01 2018 infinite
cryptographic-algorithm AES-128-CMAC-96
!
!
BGP Neighbor Configuration
router bgp 100
neighbor 1.2.3.4
remote-as 101
ao TCP-AO-KEY include-tcp-options enable
Per-Peer Control Plane Policers
BGP protocol packets are handled at the RP level, meaning each packet is handled by the router CPU with limited bandwidth and processing resources. In the case of a malicious or misconfigured peer this could exhaust the processing power of the CPU impacting other important tasks. IOS-XR enforces protocol policers and BGP peer policers by default.
BGP Prefix Security
RPKI Origin Validation
Prefix hijacking has been prevalent throughout the last decade as the Internet became more integrated into our lives. This led to the creation of RPKI origin validation, a mechanism to validate a prefix was being originated by its rightful owner by checking the originating ASN vs. a secure database. IOS-XR fully supports RPKI for origin validation.
BGP RPKI and ROV Confguration
The following section outlines an example configuration for RPKI and Route Origin Validation (ROV) within IOS-XR.
Create ROV Routing Policies
In order to apply specific attributes to routes tagged with an ROV status, one must use a routing policy. The "invalid", "valid", and "unconfigured" states can be matched upon and then used to set specific BGP attributes as well as accept or drop the route. In the following example a routes' local-preference attribute is set based on ROV status.
route-policy rpki
if validation-state is invalid then
set local-preference 50
endif
if validation-state is not-found then
set local-preference 75
endif
if validation-state is valid then
set local-preference 100
endif
else
pass
end policy
Configure RPKI Server and ROV Options
An RPKI server is defined using the "rpki server" section under the global BGP hierarchy. Also configurable is whether or not the ROV status is taken into account as part of the BGP best path selection process. A route with a "valid" status is preferred over a route with a "not-found" or "invalid" status. There is also a configuration option for whether or not to allow invalid routes at all as part of the selection process. It is recommended to include
router bgp 65536
bgp router id 192.168.0.1
rpki server 172.16.0.254
transport tcp port 32000
refresh-time 120
bgp bestpath origin-as use validity
bgp bestpath origin-as allow invalid
Enabling RPKI ROV on BGP Neighbors
ROV is done at the global BGP level, but the treatment of routes is done at the neighbor level. This requires applying the pre-defined ROV route-policy to the neighbors you wish to apply policy to based on ROV status.
neighbor 192.168.0.254
remote-as 64555
address-family ipv4 unicast
route-policy rpki in
Communicating ROV Status via Well-Known BGP Community
RPKI ROV is typically only done on the edges of the network, and in IOS-XR is only done on EBGP sessions. In a network with multiple ASNs under the same administrative control, one should configure the following to signal ROV validation status via a well-known community to peers within the same administrative domain. This way only the nodes connected to external peers have RTR sessions to the RPKI ROV validators and are responsible for applying ROV policy, adding efficiency to the process and reducing load on the validator.
address-family ipv4 unicast
bgp origin-as validation signal ibgp
BGPSEC (Reference Only)
RPKI origin validation works to validate the source of a prefix, but does not validate the entire path of the prefix. Origin validation also does not use cryptographic signatures to ensure the originator is who they say they are, so spoofing the ASN as well does not stop someone form hijacking a prefix. BGPSEC is an evolution where a BGP prefix is cryptographically signed with the key of its valid originator, and each BGP router receiving the path checks to ensure the prefix originated from the valid owner. BGPSEC standards are being worked on in the SIDR working group. Cisco continues to monitor the standards related to BGPSEC and similar technologies to determine which to implement to best serve our customers.
DDoS traffic steering using SR-TE
See the overview design section for more details. This shows the configuration of a single SR-TE Policy which will balance traffic to two different egress DDoS "dirty" interfaces. If a BGP session is enabled between the DDoS mitigation appliance and the router, an EPE label can be assigned to the interface. In the absence of EPE, a MPLS static LSP can be created on the core-facing interfaces on the egress node, with the action set to "pop" towards the DDoS mitigation interface.
SR-TE Policy configuration
In this example the node SID is 16441. The EPE or manual xconnect SID for a specific egress interface is 28000 and 28001. The weight of each path is 100, so traffic will be equally balanced across the paths.
segment-routing
traffic-eng
segment-list pr1-ddos-1
index 1 mpls label 16441
index 2 mpls label 28000
segment-list pr1-ddos-2
index 1 mpls label 16441
index 2 mpls label 28001
policy pr1_ddos1_epe
color 999 end-point ipv4 192.168.14.4
candidate-paths
preference 100
explicit segment-list pr1-ddos-1
weight 100
!
explicit segment-list pr1-ddos-2
weight 100
Egress node BGP configuration
On the egress BGP node, 192.168.14.4, prefixes are set with a specific "DDoS" color to enable the ingress node to steer traffic into the correct SR Policy. An example is given of injecting the 50.50.50.50/32 route with the "DDoS" color of 999.
extcommunity-set opaque DDOS
999
end-set
!
route-policy SET-DDOS-COLOR
set extcommunity color DDOS
pass
end-policy
!
router static
address-family ipv4 unicast
50.50.50.50/32 null0
!
!
router bgp 100
address-family ipv4 unicast
network 50.50.50/32 route-policy SET-DDOS-COLOR
!
!
Egress node MPLS static LSP configuration
If EPE is not being utilized, the last label in the SR Policy path must be matched to a static LSP. The ingress label on the egress node is used to map traffic to a specific IP next-hop and interface. We will give an example using the label 28000 in the SR Policy path. The core-facing ingress interface is HundredGigE0/0/0/1, the egress DDoS "dirty" interface is TenGigE0/0/0/1 with a NH address of 192.168.100.1.
mpls static
interface HundredGigE0/0/0/1
lsp ddos-interface-1
in-label 28000 allocate
forward
path 1 nexthop TenGigE0/0/0/1 192.168.100.1 out-label pop
!
!
!
Appendix
Applicable YANG Models
| Model | Data |
|---|---|
openconfig-interfaces Cisco-IOS-XR-infra-statsd-oper Cisco-IOS-XR-pfi-im-cmd-oper | Interface config and state Common counters found in SNMP IF-MIB |
openconfig-if-ethernet Cisco-IOS-XR-drivers-media-eth-oper | Ethernet layer config and state XR native transceiver monitoring |
| openconfig-platform | Inventory, transceiver monitoring |
openconfig-bgp Cisco-IOS-XR-ipv4-bgp-oper Cisco-IOS-XR-ipv6-bgp-oper | BGP config and state Includes neighbor session state, message counts, etc. |
openconfig-bgp-rib Cisco-IOS-XR-ip-rib-ipv4-oper Cisco-IOS-XR-ip-rib-ipv6-oper | BGP RIB information. Note: Cisco native includes all protocols |
| openconfig-routing-policy | Configure routing policy elements and combined policy |
| openconfig-telemetry | Configure telemetry sensors and destinations |
Cisco-IOS-XR-ip-bfd-cfg Cisco-IOS-XR-ip-bfd-oper | BFD config and state |
Cisco-IOS-XR-ethernet-lldp-cfg Cisco-IOS-XR-ethernet-lldp-oper | LLDP config and state |
| openconfig-mpls | MPLS config and state, including Segment Routing |
Cisco-IOS-XR-clns-isis-cfg Cisco-IOS-XR-clns-isis-oper | IS-IS config and state |
| Cisco-IOS-XR-fretta-bcm-dpa-hw-resources-oper | NCS 5500 HW resources |
NETCONF YANG Paths
Note that while paths are given to retrieve data from a specific leaf node, it is sometimes more efficient to retrieve all the data under a specific heading and let a management station filter unwanted data than perform operations on the router. Additionally, Model Driven Telemetry may not work at a leaf level, requiring retrieval of an entire subset of data.
The data is also available via NETCONF, which does allow subtree filters and retrieval of specific data. However, this is a more resource intensive operation on the router.
| Metric | Data |
|---|---|
| Logical Interface Admin State | Enum |
| SNMP OID | IF-MIB |
| OC YANG | openconfig-interfaces/interface/state/admin-status (see OC model, not just up/down) |
| Native YANG | Cisco-IOS-XR-pfi-im-cmd-oper/interface-xr/interface/state |
| Logical Interface Operational State | Enum |
| SNMP OID | IF-MIB |
| OC YANG | openconfig-interfaces/interface/state/oper-status (see OC model, not just up/down) |
| Native YANG | Cisco-IOS-XR-pfi-im-cmd-oper/interface-xr/interface/state |
| Logical Last State Change (seconds) | Counter |
| SNMP OID | IF-MIB |
| OC YANG | openconfig-interfaces/interface/state/last-change |
| Native YANG | Cisco-IOS-XR-pfi-im-cmd-oper/interface-xr/interface/last-state-transition-time |
| Logical Interface SNMP ifIndex | Integer |
| SNMP OID | IF-MIB |
| OC YANG | openconfig-interfaces/interface/state/if-index |
| Native YANG | Cisco-IOS-XR-snmp-agent-oper/interface-indexes/if-index |
| Logical Interface RX Bytes 64-bit | Counter |
| SNMP OID | IF-MIB |
| OC YANG | openconfig-interfaces:/interfaces/interface/state/counters/in-octets |
| Native YANG | Cisco-IOS-XR-infra-statsd-oper/interfaces/interface/latest/generic-counters/bytes-received |
| Logical Interface TX Bytes 64-bit | Counter |
| SNMP OID | IF-MIB |
| OC YANG | openconfig-interfaces:/interfaces/interface/state/counters/out-octets |
| Native YANG | Cisco-IOS-XR-infra-statsd-oper/interfaces/interface/latest/generic-counters/bytes-sent |
| Logical Interface RX Errors | Counter |
| SNMP OID | IF-MIB |
| OC YANG | openconfig-interfaces:/interfaces/interface/state/counters/in-errors |
| Native YANG | Cisco-IOS-XR-infra-statsd-oper/interfaces/interface/latest/generic-counters/input-errors |
| MDT | Native |
| Logical Interface TX Errors | Counter |
| SNMP OID | IF-MIB |
| OC YANG | openconfig-interfaces:/interfaces/interface/state/counters/out-errors |
| Native YANG | Cisco-IOS-XR-infra-statsd-oper/interfaces/interface/latest/generic-counters/output-errors |
| Logical Interface Unicast Packets RX | Counter |
| SNMP OID | IF-MIB |
| OC YANG | openconfig-interfaces:/interfaces/interface/state/counters/in-unicast-pkts |
| Native YANG | Not explicitly supported, subtract multicast/broadcast from total |
| Logical Interface Unicast Packets TX | Counter |
| SNMP OID | IF-MIB |
| OC YANG | openconfig-interfaces:/interfaces/interface/state/counters/out-unicast-pkts |
| Native YANG | Not explicitly supported, subtract multicast/broadcast from total |
| Logical Interface Input Drops | Counter |
| SNMP OID | IF-MIB |
| OC YANG | openconfig-interfaces:/interfaces/interface/state/counters/in-discards |
| Native YANG | Cisco-IOS-XR-infra-statsd-oper/interfaces/interface/latest/generic-counters/input-drops |
| Logical Interface Output Drops | Counter |
| SNMP OID | IF-MIB |
| OC YANG | openconfig-interfaces:/interfaces/interface/state/counters/out-discards |
| Native YANG | Cisco-IOS-XR-infra-statsd-oper/interfaces/interface/latest/generic-counters/output-drops |
| Ethernet Layer Stats – All Interfaces | Counters |
| SNMP OID | NA |
| OC YANG | openconfig-interfaces/interface/oc-eth/oc-eth |
| Native YANG | Cisco-IOS-XR-drivers-media-eth-oper/ethernet-interface/statistics |
| Ethernet PHY State – All Interfaces | Counters |
| SNMP OID | NA |
| OC YANG | oc-platform/component/oc-transceiver |
| Native YANG | Cisco-IOS-XR-drivers-media-eth-oper/ethernet-interface/interfaces/interface/phy-info |
| Ethernet Input CRC Errors | Counter |
| SNMP OID | NA |
| OC YANG | openconfig-interfaces/interface/oc-eth/oc-eth/oc-eth/oc-eth |
| Native YANG | Cisco-IOS-XR-drivers-media-eth-oper/ethernet-interface/statistics/statistic/dropped-packets-with-crc-align-errors |
The following transceiver paths retrieve the total power for the transceiver, there are specific per-lane power levels which can be retrieved from both native and OC models, please refer to the model YANG file for additional information.
| Ethernet Transceiver RX Power | Counter |
| SNMP OID | NA |
| OC YANG | oc-platform/component/oc-transceiver/oc-transceiver/oc-transceiver/oc-transceiver/oc-transceiver |
| Native YANG | Cisco-IOS-XR-drivers-media-eth-oper/ethernet-interface/interfaces/interface/phy-info/phy-details/transceiver-rx-power |
| Ethernet Transceiver TX Power | Counter |
| SNMP OID | NA |
| OC YANG | oc-platform/component/oc-transceiver/oc-transceiver/oc-transceiver/oc-transceiver/oc-transceiver |
| Native YANG | Cisco-IOS-XR-drivers-media-eth-oper/ethernet-interface/interfaces/interface/phy-info/phy-details/transceiver-tx-power |
BGP Operational State
Global BGP Protocol State
IOS-XR native models do not store route information in the BGP Oper model, they are stored in the IPv4/IPv6 RIB models. These models contain RIB information based on protocol, with a numeric identifier for each protocol with the BGP ProtoID being 5. The protoid must be specified or the YANG path will return data for all configured routing protocols.
| BGP Total Paths (all AFI/SAFI) | Counter |
| SNMP OID | NA |
| OC YANG | openconfig-bgp/global/state/total-paths |
| Native YANG | Cisco-IOS-XR-ip-rib-ipv4-oper/rib/rib-table-ids/rib-table-id/summary-protos/summary-proto/proto-route-count/num-active-paths |
| MDT | Native |
| BGP Total Prefixes (all AFI/SAFI) | Counter |
| SNMP OID | NA |
| OC YANG | openconfig-bgp/global/state/total-prefixes |
| Native YANG | Cisco-IOS-XR-ip-rib-ipv4-oper/rib/rib-table-ids/rib-table-id/summary-protos/summary-proto/proto-route-count/active-routes-count |
| MDT | Native |
BGP Neighbor State
Example Usage
Due the construction of the YANG model, the neighbor-address key must be included as a container in all OC BGP state RPCs. The following RPC gets the session state for all configured peers:
<rpc message-id="101" xmlns="urn:ietf:params:xml:ns:netconf:base:1.0">
<get>
<filter>
<bgp xmlns="http://openconfig.net/yang/bgp">
<neighbors>
<neighbor>
<neighbor-address/>
<state>
<session-state/>
</state>
</neighbor>
</neighbors>
</bgp>
</filter>
</get>
</rpc>
<nc:rpc-reply message-id="urn:uuid:24db986f-de34-4c97-9b2f-ac99ab2501e3" xmlns:nc="urn:ietf:params:xml:ns:netconf:base:1.0" xmlns="urn:ietf:params:xml:ns:netconf:base:1.0">
<nc:data>
<bgp xmlns="http://openconfig.net/yang/bgp">
<neighbors>
<neighbor>
<neighbor-address>172.16.0.2</neighbor-address>
<state>
<session-state>IDLE</session-state>
</state>
</neighbor>
<neighbor>
<neighbor-address>192.168.2.51</neighbor-address>
<state>
<session-state>IDLE</session-state>
</state>
</neighbor>
</neighbors>
</bgp>
</nc:data>
</nc:rpc-reply>
| Complete State for all BGP neighbors | Mixed |
| SNMP OID | NA |
| OC YANG | openconfig-bgp/neighbors/neighbor/state |
| Native YANG | Cisco-IOS-XR-ipv4-bgp-oper/bgp/instances/instance/instance-active/default-vrf/neighbors |
| Complete State for all BGP neighbors | Mixed |
| SNMP OID | NA |
| OC YANG | openconfig-bgp/neighbors/neighbor/state |
| Native YANG | Cisco-IOS-XR-ipv4-bgp-oper/bgp/instances/instance/instance-active/default-vrf/neighbors |
| Session State for all BGP neighbors | Enum |
| SNMP OID | NA |
| OC YANG | openconfig-bgp/neighbors/neighbor/state/session-state |
| Native YANG | Cisco-IOS-XR-ipv4-bgp-oper/bgp/instances/instance/instance-active/default-vrf/neighbors/neighbor/connection-state |
| Message counters for all BGP neighbors | Counter |
| SNMP OID | NA |
| OC YANG | openconfig-bgp/neighbors/neighbor/state/messages |
| Native YANG | Cisco-IOS-XR-ipv4-bgp-oper/bgp/instances/instance/instance-active/default-vrf/neighbors/neighbor/message-statistics |
| Current queue depth for all BGP neighbors | Counter |
| SNMP OID | NA |
| OC YANG | /openconfig-bgp:bgp/neighbors/neighbor/state/queues |
| Native YANG | Cisco-IOS-XR-ipv4-bgp-oper/bgp/instances/instance/instance-active/default-vrf/sessions/session/messages-queued-out Cisco-IOS-XR-ipv4-bgp-oper/bgp/instances/instance/instance-active/default-vrf/sessions/session/messages-queued-in |
BGP RIB Data
RIB data is retrieved per AFI/SAFI. To retrieve IPv6 unicast routes using OC models, replace “ipv4-unicast” with “ipv6-unicast”
IOS-XR native models do not have a BGP specific RIB, only RIB data per-AFI/SAFI for all protocols. Retrieving RIB information from these paths will include this data.
While this data is available via both NETCONF and MDT, it is recommended to use BMP as the mechanism to retrieve RIB table data.
Example Usage
The following retrieves a list of best-path IPv4 prefixes without attributes from the loc-RIB:
<rpc message-id="101" xmlns="urn:ietf:params:xml:ns:netconf:base:1.0">
<get>
<filter>
<bgp-rib xmlns="http://openconfig.net/yang/rib/bgp">
<afi-safis>
<afi-safi>
<ipv4-unicast>
<loc-rib>
<routes>
<route>
<prefix/>
<best-path>true</best-path>
</route>
</routes>
</loc-rib>
</ipv4-unicast>
</afi-safi>
</afi-safis>
</bgp-rib>
</filter>
</get>
</rpc>
| IPv4 Local RIB – Prefix Count | Counter |
| OC YANG | openconfig-bgp-rib/afi-safis/afi-safi/ipv4-unicast/loc-rib/num-routes |
| Native YANG |
| IPv4 Local RIB – IPv4 Prefixes w/o Attributes | List |
| OC YANG | openconfig-bgp-rib/afi-safis/afi-safi/ipv4-unicast/loc-rib/routes/route/prefix |
| IPv4 Local RIB – IPv4 Prefixes w/Attributes | List |
| OC YANG | openconfig-bgp-rib/afi-safis/afi-safi/ipv4-unicast/loc-rib/routes |
| Native YANG |
The following per-neighbor RIB paths can be qualified with a specific neighbor address to retrieve RIB data for a specific peer. Below is an example of a NETCONF RPC to retrieve the number of post-policy routes from the 192.168.2.51 peer and the returned output.
<rpc message-id="101" xmlns="urn:ietf:params:xml:ns:netconf:base:1.0">
<get>
<filter>
<bgp-rib xmlns="http://openconfig.net/yang/rib/bgp">
<afi-safis>
<afi-safi>
<ipv4-unicast>
<neighbors>
<neighbor>
<neighbor-address>192.168.2.51</neighbor-address>
<adj-rib-in-post>
<num-routes/>
</adj-rib-in-post>
</neighbor>
</neighbors>
</ipv4-unicast>
</afi-safi>
</afi-safis>
</bgp-rib>
</filter>
</get>
</rpc>
<nc:rpc-reply message-id="urn:uuid:7d9a0468-4d8d-4008-972b-8e703241a8e9" xmlns:nc="urn:ietf:params:xml:ns:netconf:base:1.0" xmlns="urn:ietf:params:xml:ns:netconf:base:1.0">
<nc:data>
<bgp-rib xmlns="http://openconfig.net/yang/rib/bgp">
<afi-safis>
<afi-safi>
<afi-safi-name xmlns:idx="http://openconfig.net/yang/rib/bgp-types">idx:IPV4_UNICAST</afi-safi-name>
<ipv4-unicast>
<neighbors>
<neighbor>
<neighbor-address>192.168.2.51</neighbor-address>
<adj-rib-in-post>
<num-routes>3</num-routes>
</adj-rib-in-post>
</neighbor>
</neighbors>
</ipv4-unicast>
</afi-safi>
</afi-safis>
</bgp-rib>
</nc:data>
</nc:rpc-reply>
| IPv4 Neighbor adj-rib-in pre-policy | List |
| OC YANG | openconfig-bgp-rib/afi-safis/afi-safi/ipv4-unicast/neighbors/neighbor/adj-rib-in-re |
| IPv4 Neighbor adj-rib-in post-policy | List |
| OC YANG | openconfig-bgp-rib/afi-safis/afi-safi/ipv4-unicast/neighbors/neighbor/adj-rib-in-post |
| IPv4 Neighbor adj-rib-out pre-policy | List |
| OC YANG | openconfig-bgp-rib/afi-safis/afi-safi/ipv4-unicast/neighbors/neighbor/adj-rib-out-pre |
| IPv4 Neighbor adj-rib-out post-policy | List |
| OC YANG | openconfig-bgp-rib/afi-safis/afi-safi/ipv4-unicast/neighbors/neighbor/adj-rib-out-pre |
BGP Flowspec
| BGP Flowspec Operational State | Counters |
| SNMP OID | NA |
| OC YANG | NA |
| Native YANG | Cisco-IOS-XR-flowspec-oper |
| MDT | Native |
| BGP Total Prefixes (all AFI/SAFI) | Counter |
| SNMP OID | NA |
| OC YANG | openconfig-bgp/global/state/total-prefixes |
| Native YANG | Cisco-IOS-XR-ip-rib-ipv4-oper/rib/rib-table-ids/rib-table-id/summary-protos/summary-proto/proto-route-count/active-routes-count |
| MDT | Native |
Device Resource YANG Paths
| Device Inventory | List |
| OC YANG | oc-platform |
| NCS5500 Dataplane Resources | List |
| OC YANG | NA |
| Native YANG | Cisco-IOS-XR-fretta-bcm-dpa-hw-resources-oper/dpa/stats/nodes/node/hw-resources-datas/hw-resources-data |
Validated Model-Driven Telemetry Sensor Paths
The following represents a list of validated sensor paths useful for monitoring the Peering Fabric and the data which can be gathered by configuring these sensor paths.
Device inventory and monitoring, not transceiver monitoring is covered under openconfig-platform
openconfig-platform:components
cisco-ios-xr-fretta-bcm-dpa-hw-resources-oper/dpa/stats/nodes/node/hw-resources-datas/hw-resources-data
cisco-ios-xr-controller-optics-oper:optics-oper/optics-ports/optics-port/optics-info
cisco-ios-xr-shellutil-oper:system-time/uptime
cisco-ios-xr-wdsysmon-fd-oper:system-monitoring/cpu-utilization
LLDP Monitoring
Cisco-IOS-XR-ethernet-lldp-oper:lldp
Cisco-IOS-XR-ethernet-lldp-oper:lldp/nodes/node/neighbors
Interface statistics and state
openconfig-interfaces:interfaces
Cisco-IOS-XR-infra-statsd-oper:infra-statistics/interfaces/interface/latest/generic-counters
Cisco-IOS-XR-pfi-im-cmd-oper:interfaces/interface-xr/interface
Cisco-IOS-XR-pfi-im-cmd-oper:interfaces/interface-xr/interface/interface-statistics
Cisco-IOS-XR-pfi-im-cmd-oper:interfaces/interface-xr/interface/interface-statistics/basic-interface-stats
The following sub-paths can be used but it is recommended to use the base openconfig-interfaces model
openconfig-interfaces:interfaces/interface
openconfig-interfaces:interfaces/interface/state
openconfig-interfaces:interfaces/interface/state/counters
openconfig-interfaces:interfaces/interface/subinterfaces/subinterface/state/counters
Aggregate bundle information (use interface models for interface counters)
sensor-group openconfig-if-aggregate:aggregate
sensor-group openconfig-if-aggregate:aggregate/state
sensor-group openconfig-lacp:lacp
sensor-group Cisco-IOS-XR-bundlemgr-oper:bundles
sensor-group Cisco-IOS-XR-bundlemgr-oper:bundle-information/bfd-counters
BGP Peering information
sensor-path openconfig-bgp:bgp
sensor-path openconfig-bgp:bgp/neighbors
sensor-path Cisco-IOS-XR-ipv4-bgp-oper/bgp/instances/instance/instance-active/default-vrf/neighbors
sensor-path Cisco-IOS-XR-ipv4-bgp-oper:bgp/instances/instance/instance-active/default-vrf/process-info/vrf
sensor-path Cisco-IOS-XR-ipv4-bgp-oper:bgp/instances/instance/instance-active/default-vrf/neighbors/neighbor
sensor-path Cisco-IOS-XR-ipv4-bgp-oper:bgp/instances/instance/instance-active/default-vrf/process-info/global
sensor-path Cisco-IOS-XR-ipv4-bgp-oper:bgp/instances/instance/instance-active/default-vrf/process-info/performance-statistics
sensor-path Cisco-IOS-XR-ipv4-bgp-oper:bgp/instances/instance/instance-active/default-vrf/bmp
sensor-path Cisco-IOS-XR-ipv6-bgp-oper/bgp/instances/instance/instance-active/default-vrf/neighbors
sensor-path Cisco-IOS-XR-ipv6-bgp-oper:bgp/instances/instance/instance-active/default-vrf/process-info/vrf
sensor-path Cisco-IOS-XR-ipv6-bgp-oper:bgp/instances/instance/instance-active/default-vrf/neighbors/neighbor
sensor-path Cisco-IOS-XR-ipv6-bgp-oper:bgp/instances/instance/instance-active/default-vrf/process-info/global
sensor-path Cisco-IOS-XR-ipv6-bgp-oper:bgp/instances/instance/instance-active/default-vrf/bmp
sensor-path Cisco-IOS-XR-ipv6-bgp-oper:bgp/instances/instance/instance-active/default-vrf/process-info/performance-statistics
IS-IS IGP information
sensor-path Cisco-IOS-XR-clns-isis-oper:isis/instances/instance/neighbors
sensor-path Cisco-IOS-XR-clns-isis-oper:isis/instances/instance/levels/interfaces
sensor-path Cisco-IOS-XR-clns-isis-oper:isis/instances/instance/levels/adjacencies
It is not recommended to monitor complete RIB tables using MDT but can be used for troubleshooting
Cisco-IOS-XR-ip-rib-ipv4-oper:rib/rib-table-ids/rib-table-id/summary-protos/summary-proto/rtype-isis-l1
Cisco-IOS-XR-ip-rib-ipv4-oper:rib/rib-table-ids/rib-table-id/summary-protos/summary-proto/rtype-isis-l2
Cisco-IOS-XR-ip-rib-ipv4-oper:rib/rib-table-ids/rib-table-id/summary-protos/summary-proto/rtype-isis-sum
Cisco-IOS-XR-ip-rib-ipv4-oper:rib/rib-table-ids/rib-table-id/summary-protos/summary-proto/proto-route-count
Cisco-IOS-XR-ip-rib-ipv6-oper:rib/rib-table-ids/rib-table-id/summary-protos/summary-proto/rtype-isis-l1
Cisco-IOS-XR-ip-rib-ipv6-oper:rib/rib-table-ids/rib-table-id/summary-protos/summary-proto/rtype-isis-l2
Cisco-IOS-XR-ip-rib-ipv6-oper:rib/rib-table-ids/rib-table-id/summary-protos/summary-proto/rtype-isis-sum
Cisco-IOS-XR-ip-rib-ipv6-oper:rib/rib-table-ids/rib-table-id/summary-protos/summary-proto/proto-route-count
QoS and ACL monitoring
openconfig-acl:acl
Cisco-IOS-XR-qos-ma-oper:qos/nodes/node/policy-map/interface-table/interface/input/statistics/
Cisco-IOS-XR-qos-ma-oper:qos/nodes/node/policy-map/interface-table/interface/input/statistics/class-stats/general-stats
Cisco-IOS-XR-qos-ma-oper:qos/nodes/node/policy-map/interface-table/interface/input/statistics/class-stats/queue-stats-array
BGP RIB information
It is not recommended to monitor these paths using MDT with large tables
openconfig-rib-bgp:bgp-rib
Cisco-IOS-XR-ip-rib-ipv6-oper:rib/rib-table-ids/rib-table-id/summary-protos/summary-proto/rtype-bgp-ext
Cisco-IOS-XR-ip-rib-ipv6-oper:rib/rib-table-ids/rib-table-id/summary-protos/summary-proto/rtype-bgp-int
Cisco-IOS-XR-ip-rib-ipv4-oper:rib/rib-table-ids/rib-table-id/summary-protos/summary-proto/rtype-bgp-ext
Cisco-IOS-XR-ip-rib-ipv4-oper:rib/rib-table-ids/rib-table-id/summary-protos/summary-proto/rtype-bgp-int
Routing policy Information
Cisco-IOS-XR-policy-repository-oper:routing-policy/policies